ՀԱՅԱՍՏԱՆԻ ՀԱՆՐԱՊԵՏՈՒԹՅԱՆ ԿԱՌԱՎԱՐՈՒԹՅՈՒՆ
Ո Ր Ո Շ ՈՒ Մ
5 հունիսի 2008 թվականի N 784-Ն
«ԿԵՆՑԱՂԱՅԻՆ ՆՊԱՏԱԿՆԵՐՈՎ ՕԳՏԱԳՈՐԾՎՈՂ ԳԱԶԻ ՍԱՐՔԵՐԻ ՄԻԱՑՈՒՄՆԵՐԸ ՍԱՀՄԱՆԱԶԱՏՄԱՆ ԿԵՏԻՆ ԵՎ ԾԽԱՕԴԱՏԱՐ ՈՒՂԻՆԵՐԻՆ` ՇԱՀԱԳՈՐԾՄԱՆ ՄԵՋ ԳՏՆՎՈՂ ԵՎ ՆՈՐ ԿԱՌՈՒՑՎՈՂ ԲԱԶՄԱԲՆԱԿԱՐԱՆ ՇԵՆՔԵՐՈՒՄ. ԱՆՎՏԱՆԳՈՒԹՅԱՆ ՊԱՀԱՆՋՆԵՐ» ՏԵԽՆԻԿԱԿԱՆ ԿԱՆՈՆԱԿԱՐԳԸ ՀԱՍՏԱՏԵԼՈՒ ՄԱՍԻՆ
«Ստանդարտացման մասին» Հայաստանի Հանրապետության օրենքի 8-րդ հոդվածի դրույթի կատարումն ապահովելու նպատակով, ինչպես նաև հաշվի առնելով Հայաստանի Հանրապետությունում կենցաղային նպատակներով օգտագործվող գազի սարքերի տեղակայման, դրանց գազատարների հետ և ծխաօդատար համակարգին միացումներին ներկայացվող պահանջների կանոնակարգման անհրաժեշտությունը` Հայաստանի Հանրապետության կառավարությունը որոշում է.
1. Հաստատել «Կենցաղային նպատակներով օգտագործվող գազի սարքերի միացումները սահմանազատման կետին և ծխաօդատար ուղիներին` շահագործման մեջ գտնվող և նոր կառուցվող բազմաբնակարան շենքերում. անվտանգության պահանջներ» տեխնիկական կանոնակարգը` համաձայն հավելվածի:
2. Սույն որոշումն ուժի մեջ է մտնում պաշտոնական հրապարակման պահից վեց ամիս հետո:
|
Հայաստանի Հանրապետության վարչապետ |
Տ. Սարգսյան |
|
2008 թ. հուլիսի 28 Երևան |
|
Հավելված ՀՀ կառավարության 2008 թվականի հունիսի 5-ի N 784-Ն որոշման |
ԿԵՆՑԱՂԱՅԻՆ ՆՊԱՏԱԿՆԵՐՈՎ ՕԳՏԱԳՈՐԾՎՈՂ ԳԱԶԻ ՍԱՐՔԵՐԻ ՄԻԱՑՈՒՄՆԵՐԸ ՍԱՀՄԱՆԱԶԱՏՄԱՆ ԿԵՏԻՆ ԵՎ ԾԽԱՕԴԱՏԱՐ ՈՒՂԻՆԵՐԻՆ` ՇԱՀԱԳՈՐԾՄԱՆ ՄԵՋ ԳՏՆՎՈՂ ԵՎ ՆՈՐ ԿԱՌՈՒՑՎՈՂ ԲԱԶՄԱԲՆԱԿԱՐԱՆ ՇԵՆՔԵՐՈՒՄ. ԱՆՎՏԱՆԳՈՒԹՅԱՆ ՊԱՀԱՆՋՆԵՐ ՏԵԽՆԻԿԱԿԱՆ ԿԱՆՈՆԱԿԱՐԳ
I. ԸՆԴՀԱՆՈՒՐ ԴՐՈՒՅԹՆԵՐ
1. ԿԻՐԱՌՄԱՆ ՈԼՈՐՏԸ
1. Սույն տեխնիկական կանոնակարգը (այսուհետ` ՏԿ) սահմանում է կենցաղային նպատակներով օգտագործվող` մինչև 0.005 ՄՊա ճնշմամբ բազմաբնակարան շենքերում (այսուհետ` ԲԲՇ կամ պարզապես շենքեր) տեղակայվող բնական գազի բաշխման և սպառման ներքին համակարգերի անվտանգության պահանջները, որոնք պետք է կիրառվեն այդ համակարգերի նախագծման, հավաքակցման, թողարկման, օգտագործման և սպասարկման գործընթացներում:
2. Սույն ՏԿ-ի պահանջները տարածվում են կենցաղային նպատակներով մինչև 0.005 ՄՊա ճնշմամբ բնական գազ օգտագործող հետևյալ համակարգերի վրա` գազաֆիկացվող և նոր կառուցվող ԲԲՇ-երի և դրանց բնակարանների, գազը կենցաղային նպատակներով օգտագործող ԲԲՇ-ում տեղակայված կազմակերպությունների վրա` անկախ տեղակայման հարկից:
3. Սույն ՏԿ-ի պահանջները չեն տարածվում`
1) ռազմական նշանակության օբյեկտներում կիրառվող գազի համակարգերի վրա, եթե դրանց անվտանգության պահանջները սահմանվում են հատուկ նորմատիվ ակտերով.
2) փորձնական, հատուկ ծրագրերով իրականացվող գազի համակարգերի վրա.
3) ԲԲՇ-երի մեկից ավելի բնակարաններում տեղակայված կրթական և մանկական կազմակերպությունների ջերմամատակարարման համար նախատեսված գազի ավտոնոմ (լոկալ) կաթսաների վրա:
4. Սույն ՏԿ-ով սահմանվում են`
1) ներքին գազատարների տեղակայման պահանջները բնակարաններում և շենքերում տեղակայված կազմակերպություններին սեփականության (տնօրինման) իրավունքով պատկանող (օգտագործվող) տարածքներում.
2) ներքին գազատարների վրա տեղակայվող անջատիչ և հաշվառքի սարքերի, միացման փականներին առաջադրվող պահանջները և դրանց տեղակայման պայմանները.
3) տարբեր տիպերի կենցաղային գազի սարքերի տեղակայման տեխնիկական պահանջները, ըստ սենքերի նշանակության, սենքերի օդափոխման, այրման համար անհրաժեշտ օդի մատուցման և այրման արգասիքների հեռացման պայմանների, այդ թվում` հորիզոնական ծխաօդատարներով գազի սարքավորումների ծխաօդատարների տեղակայման պայմանները շենքերի արտաքին պատերի վրա.
4) էլեկտրական ցանցից սնմամբ էլեկտրական կառավարում ունեցող գազի սարքերի էլեկտրամատակարարմանն առաջադրվող հատուկ պահանջները.
5) գազի սարքերի կամ բնական գազի կիրառման սահմանափակումները ԲԲՇ-ում գտնվող կազմակերպությունների տարածքներում:
5. Սույն ՏԿ-ում ընդունված «առնվազն» կամ «ոչ պակաս» նշումով մեծությունների նորմավորվող արժեքները նվազագույններն են, «ոչ ավելի» նշումովը՝ առավելագույնները, իսկ «-ից» վերջավորությամբ և «մինչև» բառով ուղեկցվող մեծությունների բոլոր արժեքները պետք է հասկանալ «ներառյալ»:
2. ՀԱՍԿԱՑՈՒԹՅՈՒՆՆԵՐԸ
6. Սույն ՏԿ-ում օգտագործված են Հայաստանի Հանրապետության կառավարության 2005 թվականի դեկտեմբերի 22-ի «Անվտանգության կանոնները գազի տնտեսությունում» տեխնիկական կանոնակարգը հաստատելու մասին» N 2399-Ն, 2004 թվականի հոկտեմբերի 29-ի «Գազի տնտեսությունում տարրերի տեխնիկական շահագործման կանոններ և աշխատանքի անվտանգության պահանջներ տեխնիկական կանոնակարգը հաստատելու մասին» N 1843-Ն և 2006 թվականի սեպտեմբերի 7-ի «Կենցաղային նպատակներով օգտագործվող գազի սարքերի անվտանգության պահանջներ» տեխնիկական կանոնակարգը հաստատելու մասին» N 1458-Ն որոշումներում նշված հասկացությունները, ինչպես նաև հետևյալ հասկացությունները`
1) գազի վթարային անջատման սարք` շենքի ներքին գազատարի վրա և յուրաքանչյուր բաժանորդի (բնակչի կամ կազմակերպության) գազասպառման համակարգի մուտքի վրա տեղակայվող գազի հոսքի վթարային ընդհատման փական.
2) շենքի ելուստով ճակատ` շենքի արտաքին պատ (ճակատ)` 0.5 մ գերազանցող ելուստով (օրինակ` պատշգամբ, խորշապատշգամբ, կամար և այլն), որոնց առկայությունը պետք է հաշվի առնվի անվտանգության գոտու չափերը որոշելիս.
3) ծխատար` շենքի կոնստրուկցիայի մաս կազմող կամ առանձին տեղակայվող սարքավորանքների համախումբ` նախատեսված գազի սարքի ելքից կամ սարքի ելքին միացնող խողովակից այրման արգասիքներն արտաքին մթնոլորտ արտանետելու և քաշանք ստեղծելու համար, որի տեխնիկական հարաչափերը որոշվում են սարքի տեղակայման նախագծով` սարք արտադրող կազմակերպության հրահանգի և սույն ՏԿ-ի պահանջների համաձայն.
4) ծխատարի (ծխաօդատարի) ելք` շենքի արտաքին պատի այն կետը, որտեղ դուրս է բերված ծխատարը կամ համակցված ծխաօդատարը.
5) ծխատարի (ծխաօդատարի) պահպանման (անվտանգության) գոտի` շենքի արտաքին պատի վրա հորիզոնական ծխատարի (ծխաօդատարի) ելքի շուրջն այն մակերևույթը, որից դուրս գտնվող մասերում օդի մաքրությունը համապատասխանում է սանիտարական նորմերին` գազի սարքը մինչև անվանական հզորությամբ աշխատելու պայմաններում.
6) ծխատարի (ծխաօդատարի) գլխամաս` ծխատարի (ծխաօդատարի) վերին ծայրամասին տեղակայվող հանգույց` դրա մեջ մթնոլորտային տեղումների մուտքը և կողմնակի առարկաների մուտքը կանխելու, իսկ որոշակի կառուցվածքի դեպքում` նաև քամու անբարենպաստ ազդեցությունը ծխատարի աշխատանքի վրա նվազեցնելու համար.
7) ծխաօդատար (համակցված ծխաօդատար)` այրման փակ խցով գազի սարքի այրման համար անհրաժեշտ օդի մատուցման և ծխագազերի հեռացման համար նախատեսված երկու ուղի ունեցող խողովակների համախումբ: Համակցված ծխաօդատարը կարող է լինել համաառանցքային (տուրբո), կից կամ առանձին տեղակայված.
8) շենքի հարթ ճակատ` շենքի արտաքին պատ (ճակատ), առանց ելուստի կամ 0.5 մ-ից ոչ ավելի խորության ելուստներով, որոնք չեն ազդում անվտանգության գոտու մեծության վրա.
9) համաառանցքային ծխաօդատար` այրման փակ խցով գազի սարքի այրման համար անհրաժեշտ օդի մատուցման և ծխագազերի հեռացման երկխողովակային սարքավորանք.
10) հավաքական ծխատար` միասնական խողովակ, որը ծառայում է մեկից ավելի գազի սարքերի ծխագազերի հավաքման և արտաքին մթնոլորտ արտանետելու համար.
11) որմնաբացվածք (բացվածք)` դռներ, պատուհաններ և շենքի կառուցվածքում այլ բացվածքներ, որոնցով միանում են արտաքին մթնոլորտը ու շենքի ներքին մասը.
12) ստուգում` գազի սարքի աշխատանքային հարաչափերի արժեքների գործիքային չափումներ կամ գազի սարքի գործառական ծրագրով սահմանված գործողությունների ստուգում.
13) քամու դիմհարի գոտի` ծխատարի ելքի տեղակայման տարածքի կոորդինատներ քամու համար բնական կամ արհեստական պատնեշի նկատմամբ, որի դեպքում տեղի է ունենում անբարենպաստ ազդեցություն ծխատարի քարշի վրա.
14) քամու ազդեցության գոտի` ծխատարի ելքի կամ սարքի տեղակայման սենքի տեղակայման կոորդինատներ` քամու համար բնական կամ արհեստական պատնեշի նկատմամբ, որի դեպքում առաջանում է ծխատարի քարշի կամ սենքի օդափոխության համակարգի վրա ազդող միջավայրի ճնշման մեծացում կամ նվազում (նոսրացում):
3. ՇԵՆՔԵՐԻ ԳԱԶԱՍՊԱՌՄԱՆ ՀԱՄԱԿԱՐԳԵՐԻ ՆԱԽԱԳԾՈՒՄԸ
7. Նոր նախագծվող ԲԲՇ-երի ջեռուցման կամ տաք ջրամատակարարման համար գազի սարքերի կիրառումը պետք է հիմնավորվի տեխնիկատնտեսական հաշվարկներով` հաշվի առնելով շրջակա միջավայրի պահպանության պահանջները և գազի սարքերի կիրառման հետ կապված ռիսկայնությունը:
8. Կառուցվող և վերակառուցվող ԲԲՇ-երի գազիֆիկացման համար պետք է մշակվեն լրակազմ նախագծեր` գազասպառման համակարգերի ներառմամբ: Վերջիններս պետք է պարունակեն տվյալներ` յուրաքանչյուր բնակարանում գազի տարբեր նշանակության սարքերի կիրառման տարբերակների վերաբերյալ` հաշվի առնելով սույն ՏԿ-ով սահմանված սահմանափակումները` «Ա», «Բ» և «Ց» տիպի գազի սարքերի օգտագործման վերաբերյալ:
9. Բնակելի և այլ նշանակության շենքերում, որտեղ տեղակայվում են միայն սնունդ պատրաստելու գազօջախներ, ածխաջրածնային հեղուկ գազի անհատական գազաբալոնային տեղակայանքների տեղակայումը կարող է կատարվել գազամատակարարող կազմակերպությունների կողմից տրամադրված նախագծի (էսքիզային սխեմաների) հիման վրա:
10. ԲԲՇ-ում հավաքական ծխատարներով գազասպառման համակարգերի կառուցումը պետք է իրականացվի անհատական նախագծերով: Այդ համակարգերը պետք է ապահովեն գազի բոլոր սարքերի անվտանգ աշխատանքն աշխատանքային բոլոր պայմաններում:
4. ԳԱԶԻ ՆԵՐՔԻՆ ՀԱՄԱԿԱՐԳԵՐԻՆ ԱՌԱՋԱԴՐՎՈՂ ԱՆՎՏԱՆԳՈՒԹՅԱՆ ԸՆԴՀԱՆՈՒՐ ՊԱՀԱՆՋՆԵՐԸ
11. Սույն ՏԿ-ով սահմանված բնական կամ հեղուկ գազի համակարգի և դրա անվտանգ աշխատանքն ապահովող այլ համակարգերի նկատմամբ տեխնիկական պահանջները և գազի սարքերի կիրառման սահմանափակումները սահմանված են` ելնելով բնական գազի օգտագործման (այրման) հետ կապված հետևյալ վնասակար և վտանգավոր գործոնների ազդեցության ռիսկերի նվազեցման պայմաններից`
1) գազի ներշենքային և գազասպառման համակարգերում գազատարների հուսալի միացումների կիրառում` բնականոն և ֆորս մաժորային իրավիճակներում (երկրաշարժ, հրդեհ, պատահական մեխանիկական ազդեցություն և այլն) գազի արտահոսքի ռիսկը նվազագույնի հասցնելու նպատակով.
2) գազասպառման ներքին համակարգերում գազատարներից գազի հնարավոր արտահոսքի դեպքում շենքի (սենքի) ներքին տարածքներում գազի վտանգավոր քանակի կուտակման կանխարգելում` բնական կամ արհեստական օդափոխության նախատեսմամբ, իսկ դրանց անարդյունավետության կամ անհնարինության դեպքերում` բնական գազի կոնցենտրացիայի վերահսկման և վտանգավոր կոնցենտրացիանների դեպքերում գազի մուտքի դադարեցման ինքնաշխատ համակարգերի կիրառում` համաձայն Հայաստանի Հանրապետության կառավարության 2007 թվականի փետրվարի 22-ի «Գազասպառման համակարգի շահագործման անվտանգության մակարդակի բարձրացման և Հայաստանի Հանրապետության կառավարության մի շարք որոշումներում լրացումներ կատարելու մասին» N 314-Ն որոշման պահանջների.
3) գազօգտագործողներին հասանելի պայմաններով գազի մուտքի օպերատիվ դադարեցման տեխնիկական միջոցների նախատեսում գազատարների վրա` արտակարգ իրավիճակներում գազի մուտքի (ձեռքով) դադարեցման համար.
4) գազի սարքերի, դրանց ջերմային հզորության մեծության և դրանց անվտանգության ապահովման տեխնիկական միջոցների նկատմամբ պահանջներ, որոնց կատարմամբ նվազում է սենքերում այրման արգասիքների և բնական գազի կուտակման ռիսկը.
5) սենքում կամ ընդհանուր օգտագործման տարածքներում գազի կուտակման կանխարգելում` բնական գազի կոնցենտրացիայի հսկման և նրա մուտքի դադարեցման ինքնաշխատ սարքի կիրառմամբ.
6) ծխաօդատարների, դրանց ելքի մասի տեղակայման կետի, կառուցվածքի, հուսալիության, հրակայունության նկատմամբ պահանջներ, որոնց կատարմամբ ապահովվում է նրանց հրդեհային անվտանգությունը, մարդկանց գտնվելու վայրերում արտանետումների թույլատրելի մակարդակի չգերազանցումը.
7) հատուկ պահանջներ քամու դիմհարի կամ ազդեցության գոտում գտնվող սենքերում տեղակայված գազի սարքերի ծխաօդատար համակարգերի նկատմամբ.
8) հատուկ պահանջներ այն գազասպառման համակարգերի նկատմամբ, որոնք օգտագործվում են սահմանափակ գործունակ բնակիչների կողմից.
9) բնական և հեղուկ գազի համակարգի կիրառման արգելանքներ կամ սահմանափակումներ ԲԲՇ-երում տեղակայված որոշակի կազմակերպությունների համար, որոնց կողմից գազի կամ առանձին գազի սարքերի օգտագործումը կարող է վտանգ ներկայացնել բնակիչների կամ շենքի համար.
10) ԲԲՇ-ի յուրաքանչյուր աստիճանավանդակում (ուր հավաքակցված են ներքին գազատարները կամ գազի հաշվիչ հանգույցները) պետք է նախատեսել այրվող գազերի ազդանշավային սարքերի և դրանց միացված ինքնաշխատ անջատիչ կափյուրի տեղադրում` շենքի ներանցնող մասում կամ կանգնակների վրա:
12. Գազասպառման ներքին համակարգի անվտանգ շահագործումը համարվում է ապահովված, եթե`
1) գազասպառման ներքին համակարգը նախագծված, կառուցված և փորձարկված է համաձայն սույն ՏԿ-ի, Հայաստանի Հանրապետության կառավարության 2005 թվականի դեկտեմբերի 22-ի «Անվտանգության կանոնները գազի տնտեսությունում» տեխնիկական կանոնակարգը հաստատելու մասին» N 2399-Ն որոշման պահանջների և շահագործվում է համաձայն Հայաստանի Հանրապետության կառավարության 2004 թվականի հոկտեմբերի 29-ի «Գազի տնտեսությունում տարրերի տեխնիկական շահագործման կանոններ և աշխատանքի անվտանգության պահանջներ տեխնիկական կանոնակարգը հաստատելու մասին» N 1843-Ն որոշման պահանջների, իսկ գազի սարքերը բավարարում են Հայաստանի Հանրապետության կառավարության 2006 թվականի սեպտեմբերի 7-ի «Կենցաղային նպատակներով օգտագործվող գազի սարքերի անվտանգության պահանջներ» տեխնիկական կանոնակարգը հաստատելու մասին» N 1458-Ն որոշման պահանջներին.
2) տեղակայված գազի սարքերը, այրման համար օդի մատուցման, սենքերի օդափոխության, այրման արգասիքների հեռացման տեխնիկական միջոցները օգտագործվում և սպասարկվում են` համաձայն Հայաստանի Հանրապետության կառավարության 2006 թվականի սեպտեմբերի 7-ի «Կենցաղային նպատակներով օգտագործվող գազի սարքերի անվտանգության պահանջներ» տեխնիկական կանոնակարգը հաստատելու մասին» N 1458-Ն որոշմամբ սահմանված պահանջներին և գազի սարքերի շահագործման վերաբերյալ արտադրող կազմակերպությունների հրահանգների և սույն ՏԿ-ի պահանջների.
3) գազի սարքերի վրա կամ առանձին տեղակայված անվտանգության ու ազդանշանման սարքերը մշտապես գտնվում են աշխատունակ վիճակում և աշխատանքի մեջ.
4) գազի սարքերն օգտագործվում են, ըստ իրենց նշանակության, շահագործման հրահանգների համաձայն.
5) գազասպառման ներքին համակարգն օգտագործող անձինք պարբերաբար հրահանգավորվում են գազի անվտանգության կանոնների մասին.
6) շենքի ընդհանուր օգտագործման տարածքների նախագծով նախատեսված բնական կամ արհեստական օդափոխման համակարգերը և ազդանշանման սարքերը մշտապես գտնվում են աշխատունակ վիճակում` աշխատանքի մեջ.
7) գազասպառման ներքին համակարգը սպասարկող և նորոգող անձնակազմն ուսուցանված և որակավորված է` համաձայն սույն ՏԿ-ի պահանջների:
13. Գազաֆիկացված շենքերի ներտնային գազասպառման համակարգերը, որոնք չեն համապատասխանում սույն ՏԿ-ի պահանջներին, պետք է վերակառուցվեն: Մինչև վերակառուցման ավարտը` այդ շենքերի գազի համակարգերը (դրա առանձին տարրերը) գնահատվում են անվտանգության տեսակետից որպես ռիսկային և անվտանգության համար պատասխանատու, և, հսկող կազմակերպությունների կողմից պետք է իրականացվեն անհրաժեշտ լրացուցիչ միջոցառումներ` ռիսկերի նվազեցման համար, այդ թվում`
1) անվտանգության հարաչափերի հսկման և կառավարման համակարգ չունեցող գազի սարքերի սպասարկման ծավալների մեծացում և պարբերականության նվազեցում` կախված սարքի օգտագործման ժամանակից և նման գազի սարքերի հրաժարումների վիճակագրական տվյալներից.
2) ներքին գազատարների տեխնիկական վիճակի հաճախ կատարվող պարբերական վերահսկողություն` բարձր հարկայնության շենքերի համար.
3) ներքին գազատարների վերակառուցման պլանավորում և իրականացում` դրանք աստիճանաբար սույն ՏԿ-ի պահանջներին համապատասխանեցնելու համար.
4) ձմռան ամիսներին գազասպառման ներքին համակարգերի հաճախակի զննումներ` միտումնավոր և ոչ միտումնավոր խախտումների հայտնաբերման և վերացման համար.
5) գազի սարքերը շահագործող անձանց հաճախակի հրահանգավորում գազի անվտանգ օգտագործման կանոնների մասին:
14. Յուրաքանչյուր շենքի գազաֆիկացումը պետք է իրականացվի սահմանված կարգով համաձայնեցված միասնական նախագծով (սերիական տիպային շենքերի համար` տիպային), որի մեջ ներառվում են`
1) շենքի ներքին գազատարների, դրանց արմատուրների և գազահաշվիչների տեղակայումը, ընդհանուր օգտագործման տարածքների օդափոխության համակարգը, դրանցում վնասակար գազերի կոնցենտրացիայի վերահսկման համակարգը.
2) առանձին բնակարանների գազի սպառման համակարգերը` տարբեր գազի սարքերի տեղակայման թույլատրելի տարբերակներով (օրինակ` ջեռուցման կոնվեկտիվ վառարաններ կամ անհատական կաթսաներ, ջրատաքացուցիչներ, դրանց առավելագույն հզորությունը, տեղակայման վայրերը, ծխաօդատարները և այլն): Այս նախագծերը պետք է հավասար պայմաններ նախատեսեն բոլոր բնակարաններում գազի սարքերի օգտագործման համար` ապահովելով անվտանգությունը և սանիտարական նորմերը, այդ թվում` հորիզոնական ծխաօդատարներով «Ց» տիպի գազի սարքերի կիրառման հնարավորությունները.
3) անհատական կամ կոլեկտիվ ծխաօդատարների տեղակայումը, սենքերի օդափոխության պայմանները` հաշվի առնելով հարկայնությունը, շենքի դիրքը տարածքի ընդհանուր կառուցապատման մեջ, ճարտարապետական և սանիտարական պահանջները.
4) գազի սարքերի էլեկտրասնուցման և ջրամատակարարման պայմանները:
15. Հաստատված նախագծերով կառուցվող կամ կառուցված շենքերի ներքին գազատարների, գազասպառման ներքին համակարգերի, դրանց անվտանգ աշխատանքն ապահովող ծխաօդատար ուղիների, գազի սարքերի հզորության կամ տիպի, դրանց տեղակայման սենքերի ծավալների փոփոխությունները կարող են կատարվել միայն համալիր ստուգումներից և նախագծերի փոփոխումից հետո:
16. Գազասպառման ներքին համակարգերի անվտանգ աշխատանքն ապահովող ծխաօդատար ուղիների կառուցումը և վերակառուցումը, փորձարկումները և թողարկումը պետք է կատարվեն լիցենզավորված կազմակերպության կողմից` գազամատակարար կազմակերպության տեխնիկական հսկողությամբ: Աշխատանքները տարբեր կազմակերպությունների կողմից իրականացվելու դեպքում մատակարարը պետք է վերահսկի յուրաքանչյուրի կողմից իրականացված աշխատանքները` համակարգի անվտանգության ապահովման համար:
17. Տեղակայվող բնական կամ հեղուկ գազի սարքերը պետք է փորձարկվեն և ստուգվեն տեղակայողի կողմից և բավարարեն հետևյալ պահանջները`
1) գազի սարքը պետք է համապատասխանի արտադրող կազմակերպության տեղակայման, շահագործման և սպասարկման հրահանգներին: Հրահանգները պետք է լինեն հայերեն լեզվով.
2) գազի սարքը պետք է համապատասխանի սույն ՏԿ-ով նախատեսված տեղակայման վայրին առաջադրվող պահանջներին (սույն ՏԿ-ի II բաժին).
3) փորձարկման ժամանակ գազի սարքի կառավարման և անվտանգության համակարգերը պետք է գործեն հրահանգով նախատեսված հարաչափերով:
18. Փորձարկումների ծավալներն ընդունվում են ըստ արտադրող կազմակերպության հրահանգների: Հրահանգների բացակայության դեպքում փորձարկումները կատարվում են ըստ գազամատակարարող կազմակերպության կողմից սահմանված ծավալների: Գազամատակարարման համակարգում գազի ճնշումը և տարբեր ռեժիմներում դրա շեղումները պետք է համապատասխանեն տեղակայվող գազի սարքի համար արտադրող կազմակերպության հրահանգով սահմանված թույլատրելի ճնշումներին, ընդ որում, գազի սարքում գազի աշխատանքային ճնշման ապակարգաբերում չի թույլատրվում, եթե այն նախատեսված չէ արտադրող կազմակերպության հրահանգով:
5. ԳԱԶԱՍՊԱՌՄԱՆ ՀԱՄԱԿԱՐԳԵՐԻ ԵՎ ԳԱԶՕԳՏԱԳՈՐԾՈՂ ՍԱՐՔԵՐԻ ԿԻՐԱՌՄԱՆ ՍԱՀՄԱՆԱՓԱԿՈՒՄՆԵՐԸ ԲԲՇ-ՈՒՄ
19. Վեց և բարձր բնակելի հարկայնության ԲԲՇ-երի նկուղային և գետնահարկային հարկերում տեղակայված հանրային սննդի, առևտրի, կենցաղային սպասարկման կազմակերպությունների սենքերում բնական գազի սարքերի տեղակայումն արգելվում է:
20. Հինգ և ցածր հարկայնության ԲԲՇ-երի նկուղային և գետնահատակային հարկերում թույլատրվում է միայն սննդի պատրաստման գազօջախների կիրառում: Այդ գազօջախները պետք է ունենան բոցի վերահսկման ինքնաշխատ համակարգ և սենքում պետք է տեղակայված լինի բնական գազի և ածխածնի մոնօքսիդի կոնցենտրացիայի վերահսկման ինքնաշխատ համակարգ: Նշված համակարգերը պետք է գործեն գազի մուտքի ընդհատման համար:
21. ԲԲՇ-ի նույն սենքում գազօջախի և այրման բաց խցով գազի սարքերի համատեղ տեղադրումն արգելվում է, եթե սենքի ծավալը փոքր է տվյալ գազի սարքերի համար արտադրող կազմակերպության կողմից սահմանված թույլատրելի ծավալների գումարից:
6. ԲԲՇ-ԵՐԻ ՆԵՐՔԻՆ ԳԱԶԱՏԱՐՆԵՐԻ ՏԵՂԱԿԱՅՄԱՆՆ ԱՌԱՋԱԴՐՎՈՂ ՊԱՀԱՆՋՆԵՐԸ
22. ԲԲՇ-ի ներքին գազատարները պետք է տեղակայվեն հետևյալ պահանջների կատարմամբ`
1) գազատարների միացումները պետք է լինեն չկազմատվող, բացառությամբ գազի սարքերի հետ միացումներից, ինչպես և գազի անջատման ինքնաշխատ կափույրի միացումներից.
2) գազատարները պետք է պաշտպանված լինեն կոռոզիայից և արտաքին մեխանիկական ազդեցություններից, շենքերի կոնստրուկցիայի հետ հատման տեղերում պաշտպանված լինեն մետաղական պատյանով այնպես, որ շենքի թույլատրելի նստվածքների կամ ջերմաստիճանային տատանումների դեպքերում գազատարները չենթարկվեն մեխանիկական լարումների.
3) գազատարները չպետք է անցնեն` պայթյունավտանգ և այրվող նյութեր պահվող սենքերով, նկուղներով, էլեկտրասարքավորումների համար նախատեսված վահանակներով, պոմպակայաններով, օդափոխման անցուղիներով, խցերով և հորաններով, վերելակների հորաններով, շենքերի կրող կոնստրուկցիաներով, տեխնիկական սենքերով, աղբահավաքման սենքերով, ծխնելույզներով կամ հատեն դրանք: Շենքերի մաս կազմող այլ տարածքներով, որոնք կարող են հասանելի չլինել գազի համակարգն սպասարկող անձնակազմին:
23. Անհատական գազի հաշվիչներից և գազի սարքերից առաջ գազատարների վրա պետք է տեղադրել անջատիչ սարքեր:
24. Գազի անջատիչ սարքերը պետք է տեղակայված լինեն սպասարկման համար հարմար տեղում:
25. Մետաղական խողովակներով ներքին գազատարների վրա կազմատվող միացումները բնակարաններից դուրս պետք է կատարվեն միայն կոշտ շրջանակի վրա գազատար խողովակների ամրացմամբ կարգավորվող սեղմակներով, այդ թվում` հաշվիչի մուտքային և ելքային միացումները:
26. Ներտնային թաքնված (քողարկված) եղանակով տեղակայվող մետաղական խողովակներով գազատարները պետք է միացվեն բացառապես եռակցմամբ: Ճկուն ծալքավոր խողովակների միացումները պետք է կատարվեն միայն գազի համար նախատեսված արմատուրներով` մասնագիտացված անձնակազմի կողմից:
27. Շենքերի ընդհանուր օգտագործման ներքին փակ տարածքներում գազի հսկիչ սարքերի, հաշվիչների ու փականների տեղադրման դեպքում պետք է տեղակայված լինեն օդափոխման հարմարանքներ:
28. Մինչև հինգհարկանի ԲԲՇ-երում ներքին գազատարները կարող են անցկացվել ընդհանուր աստիճանավանդակներով, միջանցքներով կամ անցումներով` բաց եղանակով: Եթե դրանք հանդիսանում են մարդկանց տարահանման միակ ճանապարհը, իսկ վեցհարկանի և ավելի բարձր հարկայնության ԲԲՇ-երում պետք է կատարվի հետևյալ պահանջներից առնվազն մեկը`
1) գազատարները պետք է տեղակայվեն 90 րոպե հրդեհակայունության արգելապատ ունեցող հրդեհակայուն հորանում կամ անցքում, որոնցում ապահովված է բավարար օդափոխություն.
2) գազատարներն անցկացված են ոչ պակաս, քան 15 մմ հաստությամբ ծեփի տակ` առանց օդային բացակի և ամրացված հրդեհակայուն ամրակներով:
29. ԲԲՇ-երի գազասպառման ներքին համակարգը պետք է էլեկտրականապես մեկուսացված լինի գազի արտաքին ցանցից մեկուսացնող ներդիրի տեղակայման միջոցով և հողակցվի: Սույն պահանջի կատարման անհնարինության դեպքում մեկուսացում պետք է տեղադրել գազասպառման ներքին համակարգի մուտքային գազատարների վրա:
30. ԲԲՇ-երի գազասպառման ներքին համակարգի վրա տեղակայված արմատուրը, հաշվիչները, գազի սպառման համակարգի տարրերը պետք է տեղակայված լինեն այլ նշանակության հաղորդագծերից, էլեկտրական գծերից, սարքերից, ջրի համակարգի տարրերից և գազի համակարգի վրա հնարավոր ազդեցություն ունեցող այլ տարրերից Հայաստանի Հանրապետության կառավարության 2005 թվականի դեկտեմբերի 22-ի «Անվտանգության կանոնները գազի տնտեսությունում» տեխնիկական կանոնակարգը հաստատելու մասին» N 2399-Ն որոշմամբ սահմանված անվտանգ հեռավորությունների վրա:
31. Ծխատարի ստացիոնար համակարգին միացվող գազի սարքերը պետք է միացվեն գազատարին մետաղական կոշտ խողովակով: «Ա» տիպի գազի սարքերի միացումը գազատարներին կարող է իրականացվել ինչպես մետաղական խողովակով, այնպես էլ հրակայուն և ջերմակայուն ռետինե գործվածքային ճկախողովակով` հետևյալ պայմանների կատարմամբ`
1) ճկախողովակը պետք է լինի 1,5 մ-ից ոչ ավելի երկարությամբ, ամրացված կայուն անշարժ հիմքի վրա, որը կբացառի ճկախողովակի դիրքի փոփոխումը կամ գազի սարքի տեղափոխումն առանց ճկախողովակի անջատման.
2) ճկախողովակը պետք է լինի կայուն (չդեֆորմացվող)` շրջակա միջավայրի առավելագույն և նվազագույն ջերմաստիճանների դեպքերում.
3) գազի հոսքի ուղղությամբ ճկախողովակի մուտքի վրա տեղակայված լինի անջատող սարք:
32. Սենքերում գազատարները կարող են տեղակայվել ինչպես բաց, այնպես էլ թաքնված (քողարկված) ձևով: Թաքնված գազատարները պետք է համապատասխանեն հետևյալ պահանջներին`
1) դրանք պետք է լինեն կոշտ մետաղական.
2) լինեն առանց միացումների, դրանց վրա տեղադրված չլինեն անջատիչ կամ հսկող սարքեր.
3) պաշտպանված լինեն խոնավությունից և կոռոզիայից.
4) չհատվեն թաքնված էլեկտրական, ջեռուցման ու ջրի համակարգերի, կապի գծերի հետ.
5) չհատվեն օդատարների կամ ծխատարների հետ կամ չանցնեն դրանց միջով:
33. Էլեկտրակառավարում ունեցող գազի սարքը գազատարին ոչ մետաղական ճկուն խողովակով միացման դեպքում գազի սարքի էլեկտրաանվտանգությունը պետք է ապահովվի էլեկտրասնման շղթայում տեղակայվող համապատասխան պաշտպանական սարքերով՝ համաձայն Հայաստանի Հանրապետության կառավարության 2006 թվականի դեկտեմբերի 21-ի «Էլեկտրատեղակայանքների սարքվածքին ներկայացվող ընդհանուր պահանջներ» տեխնիկական կանոնակարգը հաստատելու մասին» N 1943-Ն որոշման պահանջների: Թափառող էլեկտրական հոսանքների անցումը գազատարով բացառելու համար աստիճանավանդակի գազի կանգնակի կամ դրա բացակայության դեպքում շենքի ներանցնող մասի գազատարի վրա տեղադրել մեկուսացնող կցորդիչ: ԲԲՇ-երի գազասպառման ներքին համակարգում էլեկտրիֆիկացված գազի սարքեր տեղակայելիս, դեպի գազի սարք գնացող իջուցիկ խողովակի վրա փականից հետո նախատեսել մեկուսացնող կցորդիչի տեղադրում: Որպես մեկուսացնող կցորդիչ կարող են ծառայել ոչ հոսանքահաղորդիչ ռետինե խողովակները:
34. Գազասպառման ներքին համակարգերի և դրանց անվտանգ աշխատանքն ապահովող ծխաօդատար ուղիների նախագծային լուծումները չեն կարող փոփոխվել պատվիրատուի (սեփականատիրոջ) կամ այլ անձի պահանջով` առանց նախագծում սահմանված կարգով համապատասխան փոփոխություններ կատարելու:
35. Շենքերում շինարարական այնպիսի փոփոխությունների կատարումը, որոնք հանգեցնում են գազասպառման ներքին համակարգի և ծխաօդատար ուղիների գործող նախագծով սահմանված աշխատանքի պայմանների փոփոխման, պետք է սահմանված կարգով համաձայնեցվեն գազի համակարգը նախագծող կազմակերպության հետ:
36. Գազատարների անցկացումը շինարարական ցանկացած կոնստրուկցիայի միջով պետք է կատարվի ամենակարճ ճանապարհով, խցուկված պաշտպանիչ պատյանի միջով, որը պահպանում է գազատարը վնասվածքից` կոնստրուկցիայի ձևախախտումների դեպքերում, ինչպես նաև`
1) ապահովում է անցման գազանթափանցիկությունը գազատարի անցման մի հատվածից մյուսը.
2) չի խախտում անցման տեղի շինարարական կոնստրուկցիայի հրդեհային կայունության աստիճանը.
3) բացառում է գազի հավաքման հնարավորությունը կոնստրուկցիայի դատարկ տեղերում` գազատարի վնասման դեպքում:
37. Ներշենքային գազատարները պետք է տեղակայվեն այնպես, որ բացառվի դրանց առանձին հատվածներում գազի խտուցքի հավաքվելը և գազախողովակի խցանումը:
38. Ճկուն ծալքավոր մետաղախողովակով գազատարները պետք է ունենան կոշտ պաշտպանիչ պատյան, եթե դրանք շենքերի արտաքին պատերի վրա կամ սենքերի ներսում տեղակայվում են 2.2 մ-ից պակաս բարձրության վրա` հաշված մարդկանց հաճախակի գտնվելու տարածքների նիշից: Պաշտպանիչ պատյան պետք է նախատեսել նաև այն դեպքերում, երբ դրանք տեղակայվում են պատուհանների տակ կամ այնպիսի վայրերում, որտեղ կա գազատարի վնասման հավանականություն պատահական մեխանիկական ազդեցությունից:
7. ՓԱԿԱՆՆԵՐԻՆ, ԿՑԱՄԱՍԵՐԻՆ, ԱԶԴԱՆՇԱՆՄԱՆ ՍԱՐՔԵՐԻՆ, ՀԱՇՎԱՌՔԻ ՍԱՐՔԵՐԻՆ ԵՎ ԴՐԱՆՑ ՏԵՂԱԿԱՅՄԱՆՆ ԱՌԱՋԱԴՐՎՈՂ ՊԱՀԱՆՋՆԵՐԸ
39. ԲԲՇ-ում յուրաքանչյուր բաժանորդի գազի մուտքային անհատական գազատարի վրա պետք է տեղակայվի բաժանորդի գազասպառման ներքին համակարգում կամ բնակարանի այլ համակարգերում վթարային իրավիճակների դեպքում գազի անջատման ձեռքով կառավարվող սարք (փական), որը պետք է բավարարի հետևյալ պայմաններին`
1) պետք է տեղակայված լինի մուտքային գծի վրա` տվյալ հարկում.
2) տեղակայված լինի 2 մ-ից ոչ ավելի բարձրության վրա.
3) բանալիով փակված արկղում (օրինակ` հաշվիչի արկղում) տեղակայելու դեպքում բանալու օրինակն ստորագրությամբ հանձնված լինի բաժանորդին.
4) փականը հնարավոր լինի փակել ձեռքով, առանց հատուկ հարմարանքների օգտագործման: Գազի փականի բռնակը պետք է հուսալի ամրացված լինի փականի վրա.
5) արկղի վրա լինի «N_____ բնակարանի գազի վթարային փական» գրառումը.
6) բաժանորդը (բնակիչը, կազմակերպության աշխատողը) հրահանգավորված լինի գազի վթարային անջատման սարքի առկայության և դրա կիրառման պայմանների մասին.
7) փականի «բաց» դիրքը պետք է համապատասխանի փականի բռնակի` գազատարի առանցքին զուգահեռ դիրքին:
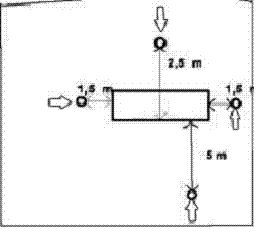
40. Բնակարանում կամ կազմակերպության տարածքում տեղադրված յուրաքանչյուր գազի սարքի գազի մուտքային գծի վրա հասանելի բարձրությամբ և տեղում պետք է տեղակայված լինի ձեռքով կառավարվող փական: Փականի հեռավորությունը գազի սարքից չպետք է գերազանցի 1,5 մետրը:
41. Գազի հաշվիչները պետք է տեղակայվեն շենքի օդափոխվող տարածքներում կամ շենքից դուրս, բաց տարածքում, բայց շենքին հնարավորին չափ մոտ կամ շենքի արտաքին պատի վրա: Հաշվիչները և դրանց միացվող գազատարները պետք է տեղակայվեն այնպես, որ արտաքին մեխանիկական ու ջերմային ազդեցության ռիսկերը (հատկապես` տրանսպորտային միջոցների ու մեխանիզմների) լինեն նվազագույնը:
42. Գազի հաշվիչները վեց հարկ և ավելի բարձր նոր գազիֆիկացվող շենքերում չպետք է տեղակայվեն աստիճանավանդակներում, եթե այդ աստիճանավանդակները հրդեհի դեպքում հանդիսանում են մարդկանց տարահանման միակ ճանապարհը:
43. Գազի հաշվիչները պետք է տեղակայված լինեն փակվող դռնակով արկղերի մեջ:
44. Գազի հաշվիչները պետք է տեղակայվեն էլեկտրական սարքավորումներից և գծերից անվտանգ հեռավորության վրա` համաձայն Հայաստանի Հանրապետության կառավարության 2005 թվականի դեկտեմբերի 22-ի «Անվտանգության կանոնները գազի տնտեսությունում» տեխնիկական կանոնակարգը հաստատելու մասին» N 2399-Ն որոշման:
45. Հաշվիչները պետք է տեղակայվեն սպասարկման և գրառման համար հարմար վայրում, որտեղ ապահովված է բաժանորդի ու գազամատակարար և սպասարկող կազմակերպությունների աշխատողների ազատ մուտքն օրվա բոլոր ժամերին:
46. ԲԲՇ-երի սենքերում, ինչպես նաև ԲԲՇ-երի ընդհանուր օգտագործման տարածքներում, նկուղային, կիսանկուղային հարկերում և կցակառույցներում պետք է նախատեսվեն վնասակար գազերի (ածխածնի օքսիդներ և բնական գազի հիմնական բաղադրիչը` մեթանը) կոնցենտրացիայի հսկման համակարգեր:
II. ԳԱԶԻ ՍԱՐՔԵՐԻ ՏԵՂԱԿԱՅՄԱՆԸ ՆԵՐԿԱՅԱՑՎՈՂ ԱՆՎՏԱՆԳՈՒԹՅԱՆ ՊԱՀԱՆՋՆԵՐԸ
8. ԸՆԴՀԱՆՈՒՐ ՊԱՀԱՆՋՆԵՐ
47. ԲԲՇ-երում կարող են օգտագործվել «Ա», «Բ» և «Ց» տիպի գազի սարքեր` սույն ՏԿ-ով սահմանված պահանջների և գազի սարքերի տեղակայման արտադրող կազմակերպության հրահանգների կատարմամբ: Նշված տիպի սարքերից կարող են օգտագործվել հետևյալ ենթատիպերը, որոնք բավարարում են Հայաստանի Հանրապետության կառավարության 2006 թվականի սեպտեմբերի 7-ի «Կենցաղային նպատակներով օգտագործվող գազի սարքերի անվտանգության պահանջներ» տեխնիկական կանոնակարգը հաստատելու մասին» N 1458-Ն որոշմամբ սահմանված պահանջներին`
1) Ա1` «Ա» տիպի գազի սարք առանց օդամուղի.
2) Ա2 «Ա» տիպի գազի սարք այրիչից (ջերմափոխանակչից) հետո օդամուղով.
3) Ա3` «Ա» տիպի գազի սարք այրիչից առաջ օդամուղով.
4) Բ11` «Բ» տիպի գազի սարք` քաշանքի կայունարարով այրման խցով, առանց օդամուղի.
5) Բ13` «Բ» տիպի գազի սարք` քաշանքի կայունարարով այրման խցով, այրիչից առաջ օդամուղով.
6) Բ22` «Բ» տիպի գազի սարք` առանց քաշանքի կայունարարի այրման խցով, ջերմափոխանակչից առաջ օդամուղով.
7) Բ23` «Բ» տիպի գազի սարք` առանց քաշանքի կայունարարի այրման խցով, ջերմափոխանակչից հետո օդամուղով.
8) Բ32`«Բ» տիպի գազի սարք` առանց քաշանքի կայունարարի այրման խցով, այրիչից հետո տեղադրված օդամուղով, որի այրման արգասիքների ուղու բոլոր մասերն օդափչվում են այրման համար մատուցվող օդով.
9) Բ33`«Բ» տիպի գազի սարք առանց քաշանքի կայունարարի այրման խցով, այրիչից առաջ տեղադրված օդամուղով, որի այրման արգասիքների ուղու բոլոր մասերն օդափչվում են այրման համար մատուցվող օդով.
10) Ց11` «Ց» տիպի գազի սարք փակ այրման խցով, հորիզոնական ծխաօդատարով առանց օդամուղի.
11) Ց12` «Ց» տիպի գազի սարք փակ այրման խցով, հորիզոնական ծխաօդատարով ջերմափոխանակչից հետո օդամուղով.
12) Ց13` «Ց» տիպի գազի սարք փակ այրման խցով, հորիզոնական ծխաօդատարով այրիչից առաջ օդամուղով.
13) Ց32` «Ց» տիպի գազի սարք այրման խցով, որում այրման համար օդի վերցնելը և այրման արգասիքների հեռացումը կատարվում են տանիք դուրս հանված համակարգով, ջերմափոխանակչից հետո տեղակայված օդամուղով.
14) Ց33` «Ց» տիպի գազի սարք այրման խցով, որում այրման համար օդի վերցնելը և այրման արգասիքների հեռացումը կատարվում են տանիք դուրս հանված համակարգով, այրիչից առաջ տեղակայված օդամուղով.
15) նաև Հայաստանի Հանրապետությունում շահագործման և շուկայում վաճառքում գտնվող «Բ1» ենթատիպի գազի սարքեր («Բ» տիպի գազի սարք առանց քաշանքի կայունարարի այրման խցով, առանց օդամուղի` կոնվեկտիվ վառարաններ և ուղղահոս ջրատաքացուցիչներ), որոնք չունեն քաշանքի հսկման անվտանգության սարքեր:
48. Շենքերում, որպես կանոն, պետք է տեղակայվեն նախկինում չտեղակայված (չօգտագործված) գազի սարքեր և արմատուրներ: Նախկինում օգտագործված (ապատեղակայված) սարքերի և արմատուրների կրկնակի տեղակայումը թույլատրվում է միայն դրանց լրիվ ծավալով փորձարկման դեպքում: Սույն նորմը վերաբերվում է նաև նույն սեփականատիրոջը պատկանող գազի սարքի ապատեղակայմանը և նոր վայրում դրա տեղակայմանը:
49. Շենքերում տեղակայվող գազի սարքերը պետք է համապատասխանեն Հայաստանի Հանրապետության կառավարության 2006 թվականի սեպտեմբերի 7-ի «Կենցաղային նպատակներով օգտագործվող գազի սարքերի անվտանգության պահանջներ» տեխնիկական կանոնակարգը հաստատելու մասին» N 1458-Ն սահմանված պահանջներին: Եթե գազի սարքի տեղակայման վերաբերյալ արտադրող կազմակերպության փաստաթղթերով սահմանված են սույն ՏԿ-ի պահանջներից տարբերվող կամ լրացուցիչ պահանջներ, ապա պետք է կատարվեն նրանք, որոնք ապահովում են անվտանգության ավելի բարձր մակարդակ:
50. Շենքերում թույլատրվում է կիրառել անվտանգության ապահովման ինքնաշխատ համակարգեր ունեցող «Ա», «Բ» և «Ց» տիպի գազի սարքեր, պայմանով, որ դրանց տեղակայման սենքերը համապատասխանում են սույն ՏԿ-ի և հրդեհային անվտանգության պահանջներին:
51. «Ա», «Բ» և «Ց» տիպի գազի սարքեր չի թույլատրվում տեղակայել այն սենքերում, որոնց աղմուկի և թրթռումների մակարդակը կարող է գերազանցել դրանց տեղակայման սենքերի համար սանիտարական նորմերով սահմանված մակարդակները:
52. Մինչև 60 կՎտ հզորության «Ց» տիպի գազի սարքերը (այսուհետ` ջերմագեներատորներ) թույլատրվում են տեղադրել խոհանոցում: Ջերմագեներատորի տեղակայաման սենքի պատուհանը պետք է ունենա 0,03 մ2 մակերես` սենքի յուրաքանչյուր 1 մ3 ծավալի համար:
53. Ջերմագեներատորները պետք է տեղակայվեն ոչ բնակելի սենքում, պայմանով, որ դրանց գումարային ջերմային հզորությունը չպետք է գերազանցի 100 կՎտ-ը:
54. ԲԲՇ-երի նոր կառուցվող կամ վերակառուցվող գազասպառման ներքին համակարգերում կիրառվող ջեռուցման և տաք ջրամատակարարման համար թույլատրվում է կիրառել այրման փակ խցով հորիզոնական կամ ուղղաձիգ ծխատարներով գազի սարքեր (ջերմագեներատորներ): Այրման բաց խցով ջերմագեներատորները թույլատրվում են կիրառել փակ խցով սարքերի կիրառման անհնարինության դեպքերում, եթե ապահովվում է սույն կետի 1-ին կամ 2-րդ ենթակատերի պահանջները: Ջերմագեներատորները, կոնվեկտիվ վառարանները և ուղղահոս ջրատաքացուցիչները պետք է բավարարեն հետևյալ պահանջներին`
1) եթե շենքի տանիքը գտնվում է մերձակա պատնեշի քամու դիմհարի գոտում, ինչպես նաև 3 և ավելի հարկայնության բազմաբնակարան շենքերի սենքերում պետք է կիրառվեն այրման փակ խցով ստիպողական մղումով «Ց12», «Ց13» կամ ստիպողական մղումով այրիչով «Բ13», «Բ22», «Բ23», կամ «Բ32», «Բ33» ենթատիպի գազի սարքեր, որոնք պետք է ունենան ծխագազերի ջերմաստիճանի կամ ճնշման հսկման ինքնաշխատ սարքեր.
2) Եթե շենքը չի գտնվում մերձակա պատնեշի քամու դիմհարի գոտում, ապա «Բ11» ենթատիպի գազի սարքեր կարելի է կիրառել`
ա. մինչև 5-հարկանի շենքերի սենքերում, պայմանով, որ դրանք շենքի ներսում ունենան կառուցված տաք միջավայրով անցնող ծխատարներ,
բ. մինչև 2-հարկանի շենքերում, պայմանով, որ գազի սարքը միջին հզորությամբ աշխատելիս, ծխատարն աշխատում է «չոր» ռեժիմում («չոր» ռեժիմը ծխատարի այն ռեժիմն է, որի մեջ ջրային գոլորշիների կոնդենսացումը բացառվում է).
3) «Ց» տիպի գազի սարքեր կարելի է կիրառել ցանկացած հարկայնության շենքերի սենքերում, պայմանով, որ դրանց տեղակայման սենքերը և ծխաօդատարների ելքերի դիրքը համապատասխանում է սույն ՏԿ-ի III և IV բաժինների պահանջներին:
55. Կազմակերպությունների սենքերում տեղակայվող գազի սարքերը պետք է սարքավորված լինեն անվտանգության համակարգերով, ընդ որում, «Բ» տիպի գազի սարքերի սենքերը` բնական գազի և այլ վնասակար գազերի կոնցենտրացիայի վերահսկման համար:
56. Շահագործման մեջ գտնվող և նոր տեղակայվող բոլոր «Բ» տիպի գազի սարքերը, անկախ տեղակայման վայրից, պարտադիր պետք է ունենան բոցի վերահսկման` գազի ընդհատման վրա գործող ինքնաշխատ կափույր: 11 կՎտ և ավելի մուտքային հզորության «Բ» տիպի գազի սարքերը (կոնվեկտիվ վառարանները) պետք է ունենան սարքի ելքում տեղակայված ծխագազերի ճնշման կամ ջերմաստիճանի հսկման ինքնաշխատ սարքվածքներ: Մինչև սույն ՏԿ-ի ընդունումը շահագործման մեջ գտնվող «Բ» տիպի գազի սարքերը (ջրատաքացուցիչները) և 11 կՎտ-ը գերազանցող հզորության կոնվեկտիվ վառարանները, որոնք չունեն ծխագազերի ճնշման կամ ջերմաստիճանի հսկման ինքնաշխատ սարքվածքներ պետք է լրացուցիչ բավարարեն հետևյալ պայմաններին`
1) 10 և բարձր հարկայնության ԲԲՇ-երի սենքում և անկախ հարկայնությունից` հարահոս ջրատաքացուցիչների տեղակայման սենքում լինի բնական գազի կոնցենտրացիայի վերահսկման տվիչից գազի մուտքի ընդհատման ինքնաշխատ սարքվածք` Հայաստանի Հանրապետության կառավարության 2007 թվականի փետրվարի 22-ի «Գազասպառման համակարգի շահագործման անվտանգության մակարդակի բարձրացման և Հայաստանի Հանրապետության կառավարության մի շարք որոշումներում լրացումներ կատարելու մասին» N 314-Ն որոշման համաձայն.
2) նվազ գործունակ անդամ ունեցող ընտանիքների բնակարանների գազի սարքերի տեղակայման սենքերում տեղակայված լինեն գազի անվտանգության սարքվածքներ, որոնց ծավալը համապատասխանում է Հայաստանի Հանրապետության կառավարության 2006 թվականի սեպտեմբերի 7-ի «Կենցաղային նպատակներով օգտագործվող գազի սարքերի անվտանգության պահանջներ» տեխնիկական կանոնակարգը հաստատելու մասին» N 1458-Ն որոշմամբ սահմանված պահանջներին:
57. Շահագործման մեջ գտնվող ԲԲՇ-երի գազիֆիկացման նախագծերը պետք է կազմվեն այնպես, որ առավելագույն ձևով հաշվի առնվեն առանձին բնակարաններում գազի տարբեր սարքերի տեղակայման թույլատրելի տարբերակները, այդ թվում` «Բ» և հորիզոնական ծխաօդատարներով «Ց» տիպի գազի սարքերի կիրառման առմամբ:
58. 220 Վ լարումով էլեկտրակառավարում ունեցող գազի սարքի արտադրող կազմակերպության հրահանգով նախատեսված էլեկտրասնման լարման անվանական լարման արժեքը և թույլատրելի շեղումները պետք է համապատասխանեն էլեկտրամատակարարման ցանցի փաստացի լարումներին (ամենամեծ շեղումների դեպքերում): Էլեկտրամատակարարման ցանցի լարման արժեքի անթույլատրելի շեղումների դեպքում լրացուցիչ պետք է կիրառվեն լարման կայունացուցիչներ, եթե սարքը պարունակում է էլեկտրոնային կառավարման բլոկներ: Սնման 220 Վ էլեկտրական ցանցը պարտադիր պետք է ունենա պաշտպանական էլեկտրական ՊԵ (PE) կամ պաշտպանական էլեկտրական չեզոք ՊԵՆ (PEN) հաղորդալար: Եթե շենքի էլեկտրասնման մուտքային վահանակը չունի տեղական հուսալի հողակցում, ապա սարքի էլեկտրասնման գծի վրա պետք է տեղադրել դիֆերենցիալ հոսանքով գործարկվող սնման ինքնավար անջատման պաշտպանիչ սարք կամ լարման կայունացուցիչը պետք է ունենա նաև առաջնային և երկրորդային շղթաների էլեկտրական բաժանում:
59. Էլեկտրական սալիկներով համակցված լրակազմ գազօջախների տեղակայման պայմանները պետք է բավարարեն տեխնիկական կանոնակարգերով սահմանված էլեկտրաանվտանգության պահանջներին:
60. Տեղակայվող գազի սարքին մատակարարվող ջրի (կաթսաներ, ջրատաքացուցիչներ) անվանական ճնշումը և կոշտությունը չպետք է գերազանցեն գազի սարքի համար արտադրող կազմակերպության կողմից սահմանված առավելագույն ճնշմանը և կոշտությանը: Ավելի կոշտ ջրի օգտագործման դեպքում պետք է կիրառվի գազի սարքի պարբերական սպասարկման հաճախացված համակարգ:
61. Գազի սարքերը պետք է ունենան արտադրող (մատակարարող) կազմակերպության սահմանած երաշխիքային ժամկետ: Սարքերը պետք է տեղակայվեն ու կարգաբերվեն համաձայն արտադրող կազմակերպության հրահանգների, սույն ՏԿ-ի, այլ իրավական ակտերի, գազամատակարար կազմակերպության ստանդարտների պահանջների, ինչպես նաև տվյալ բնակարանի (ԲԲՇ-ի տարածքում տեղակայված կազմակերպության) և շենքի (ԲԲՇ-ի, առանձնատան, կազմակերպության անհատական շինության) մատակարարի հետ համաձայնեցված գազաֆիկացման նախագծին համապատասխան: Կրկնակի օգտագործվող գազի սարքերի լրացուցիչ ստուգման և տեղակայման աշխատանքներն իրականացնում է դրանք տեղակայող կազմակերպությունը:
III. ԳԱԶԻ ՍԱՐՔԵՐԻ ՏԵՂԱԿԱՅՄԱՆ ՍԵՆՔԵՐԻՆ ԱՌԱՋԱԴՐՎՈՂ ՊԱՀԱՆՋՆԵՐԸ
9. ԸՆԴՀԱՆՈՒՐ ՊԱՀԱՆՋՆԵՐ
62. Գազի սարքերի տեղակայման սենքերը պետք է բավարարեն սույն գլխի պահանջներին, ինչպես նաև սույն ՏԿ-ի 10-րդ, 11-րդ և 12-րդ գլուխներով սահմանված պահանջներին: Գազի սարքերի տեղակայման պայմանները որոշվում են նաև սույն ՏԿ-ի IV բաժնով սահմանված` դրանց ծխատարների և ծխաօդատարների անվտանգ տեղակայման պահանջներով:
63. Գազաֆիկացված շենքերի և դրանց առանձին սենքերի օդափոխման համակարգերը պետք է ապահովեն`
1) բնական գազի սարքերի տեղակայման շենքերի ընդհանուր օգտագործման փակ տարածքների բնական կամ արհեստական օդափոխություն, որը գազի պատահական արտահոսքի դեպքում կանխում է բնական գազի կուտակումները վտանգավոր համարվող կոնցենտրացիաններով (կոնցենտրացիան համարվում է վտանգավոր երբ տարածքի ծավալի 0.3 %-ը և ավելին կազմում է բնական գազը): Օդափոխության հաշվարկները (օդի մուտքը և ելքը, արտաքին միջավայրի և փակ տարածքի հաշվարկային ջերմաստիճանները, գազի արտահոսքի քանակը և այլն) կատարվում են տվյալ տարածքն առնվազն 20 րոպեում ամբողջովին օդափոխելու պայմանի դեպքում.
2) գազի սարքերի տեղակայման սենքում առնվազն 1 ժամում սենքի ծավալի օդափոխում, ընդ որում`
ա. գազի սարքի առավելագույն հզորությամբ օգտագործման դեպքում ածխածնի մոնօքսիդի պարունակությունն օդում չպետք է գերազանցի տվյալ նշանակության սենքերի համար սահմանվածի թույլատրելի մակարդակը,
բ. գազի պատահական արտահոսքի դեպքում բնական գազի կուտակումները չպետք է գերազանցեն վտանգավոր համարվող կոնցենտրացիանների մակարդակը: Բազմաբնակարան շենքերում «Ա» և «Բ» տիպի գազի սարքերով սենքերի օդի ելքի համակարգերը պետք է օդն արտանետեն արտաքին մթնոլորտ անհատական անցուղիներով, որոնք կապված չեն այլ սենքերի օդափոխման օդուղիների հետ:
64. Գազի սարքեր արգելվում է տեղակայել`
1) ԲԲՇ-ի նկուղային և կիսանկուղային հարկերում.
2) շենքերի տարբեր սեփականատերերի կողմից օգտագործվող ընդհանուր օգտագործման միջանցքներում.
3) զուգարաններում և սանհանգույցներում.
4) լոգարաններում, եթե դրանք չունեն բնական օդափոխություն.
5) ննջարաններում, բացառությամբ սույն ՏԿ-ի 12-րդ գլխի 72-րդ կետի 1-ին ենթակետով սահմանվածի` միայն ջեռուցիչների մասով և պայմանով, որ ննջարանում տեղակայված է գազի մուտքի ընդհատման վրա գործող մեթանի կոնցենտրացիայի վերահսկման ինքնաշխատ համակարգ, որի անջատիչ կափույրը տեղակայված է ննջարանից դուրս.
6) հյուրանոցների բնակելի համարներում, հանրակացարանների ընդհանուր օգտագործման խոհանոցներում.
7) սենքերում, որտեղ կարող են պահվել դյուրավառ կամ բռնկվող նյութեր.
8) բնական լուսավորությունից զուրկ սենքերում.
9) մանկական խաղասենյակներում, ննջասենյակներում և դրանց տակ գտնվող սենքերում:
65. Գազի սարքերը և դրանց ծխատարները (համակցված ծխաօդատարները) պետք է տեղակայվեն անվտանգության և հրդեհային կանոնների պահպանմամբ, պատից, տանիքի ծածկից և այլ հրդեհավտանգ տարրերից անվտանգ հեռավորությունների վրա, որոնք սահմանվում են սարքն արտադրող կազմակերպության տեղակայման հրահանգներով: Հրահանգների բացակայության դեպքում պետք է պահպանվեն հետևյալ պահանջները`
1) գազօջախների տեղադրման մասում այրվող նյութերով կառուցված կամ պատված պատի կից հատվածը, փայտյա չսվաղված պատերը, սկսած հատակից, պետք է մեկուսացվեն չայրվող նյութի շերտով (սվաղ, թերթապողպատ և այլն), որի չափերը որոշվում է նախագծով: Գազօջախի տեղադրման փայտյա հիմքը պետք է մեկուսացվի չայրվող նյութով.
2) հոսքային գազի ջրատաքացուցիչները պետք է տեղադրել չայրվող պատերի մոտ` 2 սմ-ից ոչ մոտիկ: Դժվարավառ պատերի մոտ գազի ջրատաքացուցիչներ տեղադրելու դեպքում դրանց միջև հեռավորությունը պետք է լինի 3 սմ-ից ոչ պակաս: Պատերը պետք է մեկուսացվեն չայրվող նյութով, որի չափերը որոշվում է նախագծով: Մեկուսիչ շերտի մակերեսը յուրաքանչյուր կողմից պետք է 10 սմ-ով գերազանցի ջրատաքացուցչի պատին ամրացվող մակերեսի չափերը: Ջնարակված սալիկներով պատված մակերեսները չեն մեկուսացվում:
10. «Ա» ՏԻՊԻ ԳԱԶԻ ՍԱՐՔԵՐԻ ՏԵՂԱԿԱՅՄԱՆ ՍԵՆՔԵՐԸ
66. Մինչև 11 կՎտ ընդհանուր անվանական հզորության «Ա» տիպի գազի սարքեր կարող են տեղակայվել ոչ պակաս 2.2 մ բարձրություն ունեցող և ոչ պակաս 20 մ3 ծավալով սենքերում, որոնք ունեն դեպի դուրս կամ դեպի բնակարանի ննջարան (սպասարկման սպասասրահ, բուժսպասարկման սենյակ, մանկապարտեզի խաղասենյակ, քաղաքացիների հավաքման այլ վայր) չհանդիսացող սենք (միջանցք, ճաշասենյակ, պատշգամբ և այլն) բացվող դուռ կամ լուսամուտ, ընդ որում, դուռը ներքին մասում պետք է ունենա առնվազն 75 սմ2 բաց օդուղի, իսկ պատուհանը` բացվող փեղկ: Օդափոխման համակարգը պետք է համապատասխանի սույն ՏԿ-ի 9-րդ գլխի պահանջներին:
67. Եթե «Ա» տիպի գազի սարքը չունի բոցի մարման դեպքում գազի հոսքի դադարեցման ինքնաշխատ անջատիչ սարք, ապա սենքը պարտադիր պետք է ունենա, բացի սույն գլխի 66-րդ կետում նշվածից, նաև շենքի տանիք հասնող օդափոխության անցուղի, կամ սենքում պետք է տեղակայված լինի մեթանի կոնցենտրացիայի վերահսկման ազդանշանման սարք: Օդափոխության անցուղու առկայությունը պարտադիր է 6 և բարձր հարկայնության շենքերի համար` անկախ պաշտպանական սարքերի առկայությունից:
11. «Բ» ՏԻՊԻ ԳԱԶԻ ՍԱՐՔԵՐԻ ՏԵՂԱԿԱՅՄԱՆ ՍԵՆՔԵՐԸ
68. «Բ» տիպի գազի սարքերը կարող են տեղակայվել այն սենքերում, որոնց ծավալները գազի սարքի հզորության հետ կազմում են հետևյալ հարաբերակցությունները`
1) սենքի յուրաքանչյուր 1մ3 ծավալին համապատասխանում է 1 կՎտ անվանական ջերմային հզորություն, եթե այրման համար օդը սենք է թափանցում արտաքինից (մթնոլորտից) մշտապես բաց օդանցքով, որի մակերեսը պետք է լինի ոչ պակաս 1x150 սմ2 կամ 2x75 սմ2.
2) սենքի յուրաքանչյուր 4 մ3 ծավալին համապատասխանում է 1 կՎտ անվանական ջերմային հզորություն, եթե այրման համար օդը գազի սարքի սենք է թափանցում շենքի արտաքին պատի վրա գտնվող դռնով կամ պատուհանով, որոնք կարելի է բացել.
3) սենքի յուրաքանչյուր 2 մ3 ծավալին համապատասխանում է 1 կՎտ անվանական ջերմային հզորություն, եթե այրման համար օդը գազի սարքի սենք է թափանցում արտաքին կարերով և արտաքինից օդի ներանցման բաց (չփակվող) օդատարով.
4) սենքի յուրաքանչյուր 1 մ3-ից պակաս ծավալին համապատասխանում է 1 կՎտ անվանական ջերմային հզորություն, եթե այրման համար օդը գազի սարքի սենք է թափանցում դրսից` արտաքին կարերով, և այլ սենքից 2x150 սմ2 բաց (չփակվող) օդատարով, որոնցից մեկը գտնվում է հատակի մոտ, մյուսը` առնվազն 1.8 մ բարձր.
5) սենքի յուրաքանչյուր 1 մ3-ից ավելի ծավալին համապատասխանում է 1 կՎտ անվանական ջերմային հզորություն, եթե այրման համար անհրաժեշտ օդը գազի սարքի սենք է թափանցում այլ սենքերից 1x150 սմ2 բաց (չփակվող) օդատարով.
6) «Բ1» ենթատիպի գազի սարքերը, անկախ սենքի ծավալից, կարող են տեղակայվել սենքում, եթե սենքը միացված է օդորակման գործող կենտրոնական համակարգին, իսկ աշխատած գազերը և գոլորշիները հեռացվում են միաժամանակ:
69. «Բ» տիպի գազի սարքերի տեղակայման սենքում օդաքարշ տեղակայելու դեպքում այն չպետք է սենքում ստեղծի օդի նոսրացում, որը կարող է ազդել սարքի աշխատանքի վրա: «Բ» տիպի գազի սարքերի տեղակայման սենքը 6 և բարձր հարկայնությամբ շենքերում պետք է ունենա դեպի արտաքին մթնոլորտ դուրս եկող օդատար կամ մեթանի կոնցենտրացիան վերահսկող պաշտպանական սարք: «Բ» տիպի գազի սարքերի առանձին ենթատիպերի տեղակայման այլ պայմանները սահմանվում են գազի սարքեր արտադրող կազմակերպության հրահանգներով: «Բ» տիպի գազի սարքերի սենքերի օդափոխման համակարգերը պետք է բավարարեն նաև սույն ՏԿ-ի 9-րդ գլխի պահանջներին:
70. Արգելվում է մեկ սենքում մեկից ավելի «Բ» տիպի գազի սարքի տեղակայումը: Մեկ սենքում կարելի է տեղակայել մեկական «Ա» և «Բ» տիպի գազի սարք, եթե.
1) երկու գազի սարքերն էլ ունեն գազի մուտքի անջատման վրա գործող բոցի վերահսկման ինքնաշխատ համակարգեր.
2) առավելագույն հզորությամբ երկու գազի սարքերի միաժամանակյա աշխատանքի դեպքում ապահովվում է սույն գլխի 68-րդ կետի 1-ին ենթակետի պայմանները:
71. «Բ» տիպի գազի սարքի տեղակայման սենքում լրացուցիչ կարելի է տեղակայել «Ց» տիպի գազի սարք առանց լրացուցիչ պահանջների սենքի ծավալի կամ օդափոխման համակարգերի նկատմամբ, եթե կատարված են 14-րդ գլխի պահանջները:
12. «Ց» ՏԻՊԻ ԳԱԶԻ ՍԱՐՔԵՐԻ ՏԵՂԱԿԱՅՄԱՆ ՍԵՆՔԵՐԸ
72. «Ց» տիպի գազի սարքերի տեղակայման սենքերին առաջադրվում են հետևյալ պահանջները`
1) «Ց» տիպի գազի սարքերը, որոնք մակնշված են «X» նշանով (այրման արգասիքների ուղու համակարգի բարձրացված հերմետիկությունը բնութագրող նշան) կարող են տեղակայվել առանց սենքի ծավալի սահմանափակման և սենքի օդափոխության համակարգի նկատմամբ հատուկ պահանջների առաջադրման: «X» նշանով չմակնշված գազի սարքերի տեղակայման սենքերը պետք է ունենան միջավայրի հետ օդափոխման միջանցիկ անցք` 1x150 սմ2 կամ 2x 75 սմ2 կտրվածքով: Օդափոխման համակարգը պետք է համապատասխանի սույն ՏԿ-ի 14-րդ և 16-րդ գլուխների պահանջներին.
2) «Ց11» ենթատիպի գազի սարքերը կարող են տեղակայվել միայն սենքի արտաքին պատի վրա, նրանց հզորությունը չպետք է գերազանցի 7 կՎտ-ը ջեռուցիչների համար և 28 կՎտ-ը հոսքային ջրատաքացուցիչների համար: «Ց12» և «Ց13» ենթատիպի գազի սարքերը կարող են տեղակայվել ինչպես արտաքին պատի, այնպես էլ ներքին պատի վրա: Արտաքին պատի վրա տեղակայվողները պետք է ունենան ոչ ավելի, քան 11 կՎտ, իսկ ջրատաքացուցիչները` ոչ ավելի, քան 28 կՎտ անվանական հզորություն: Դրանց ծխաօդատարների ելքերը պետք է բավարարեն 17-րդ գլխի պահանջներին:
IV. ԳԱԶԻ ՍԱՐՔԵՐԻ ԾԽԱՕԴԱՏԱՐ ԵՎ ԾԽԱՏԱՐ ՀԱՄԱԿԱՐԳԵՐԻՆ ԱՌԱՋԱԴՐՎՈՂ ՊԱՀԱՆՋՆԵՐԸ
13. ԳԱԶԻ ՍԱՐՔԵՐԻ ԾԽԱՕԴԱՏԱՐ ԵՎ ԾԽԱՏԱՐ ՀԱՄԱԿԱՐԳԵՐԻ ԴԱՍԱԿԱՐԳՈՒՄԸ
73. Գազի սարքերի ծխաօդատար և ծխատար համակարգերը ներառում են`
1) ծխաօդատար համակարգեր են`
ա. ծխատարները,
բ. համակցված ծխաօդատարները,
գ. միացնող խողովակները, որոնք այրման արգասիքները սարքի ելքից տեղափոխում են մինչև ծխատարի ուղղաձիգ հատվածը,
դ. այրման համար օդի մատուցման սարքվածքները.
2) ծխատար համակարգեր են`
ա. ծխատարները,
բ. միացնող խողովակները, որոնք այրման արգասիքները սարքի ելքից տեղափոխում են մինչև ծխատարի ուղղաձիգ հատվածը:
74. Ծխաօդատար համակարգերը կարող են լինել`
1) գազի սարքերը և ծխաօդատար համակարգերը արտադրողի կողմից լրակազմվող և համատեղ տրամադրվող.
2) տարբեր արտադրողների կողմից արտադրվող և պատվիրատուի (հավաքակցողի) կողմից լրակազմվող:
75. Ծխաօդատարները, ծխատարները և դրանց համակարգերը կարող են շահագործվել հետևյալ ռեժիմներում`
1) ըստ ճնշման` նոսրացման կամ ճնշման տակ.
2) ըստ ջերմաստիճանի` չոր կամ թաց (խտուցքով):
76. Ծխաօդատար և ծխատար համակարգերը կարող են լինել`
1) անհատական, երբ յուրաքանչյուր սարք միացվում է անհատական ծխաօդատար համակարգի.
2) անհատական բնակարանային, երբ մեկ բնակարանում տեղակայված մեկից ավելի գազի սարքեր միացվում են մեկ ծխաօդատար կամ ծխատար համակարգի.
3) հավաքական, երբ նույն կամ տարբեր հարկերում գտնվող տարբեր բնակարանների գազի սարքերը միացվում են մեկ ծխաօդատար համակարգի:
77. Ծխաօդատար և ծխատար համակարգերի կառուցվածքը կարող է լինել`
1) միաշերտ.
2) բազմաշերտ:
78. Ծխաօդատար համակարգերը կարող են լինել`
1) համաառանցքային.
2) օդի մատուցման և ծխագազերի հեռացման առանձնացված ուղիներով:
14. ԸՆԴՀԱՆՈՒՐ ՊԱՀԱՆՋՆԵՐԸ
79. Ծխաօդատարները և ծխատարները, ինչպես նաև դրանց լրակազմող մասերը պետք է կիրառվեն և հավաքակցվեն ըստ արտադրող կազմակերպության պայմանների և հրահանգների: «Բ» և «Ց» տիպի գազի սարքերի ուղղաձիգ ծխաօդատար համակարգերը պետք է ունենան`
1) մաքրման անցք.
2) լրացուցիչ օդի մատուցման սարքվածք` նոսրացմամբ աշխատող ծխատարների համար.
3) ծխագազերի խտուցքի հեռացման անցք` թաց ռեժիմով աշխատող ծխատարների համար:
80. Ծխաօդատար համակարգերը չպետք է նվազեցնեն շենքի և նրա առանձին սենքերի հրդեհային անվտանգության պայմանները` գազի սարքերի աշխատանքի բոլոր ռեժիմներում: Ծխաօդատարերը ձեղնահարկեր, փայտյա միջնորմներ կամ ծածկեր հատելու դեպքերում պետք է ունենան հրակայուն մեկուսացում, որը բավարարում է հրդեհային անվտանգության պահանջները: Սենքի ներսում մետաղական ծխատարները, որոնք կարող են հասանելի լինել պատահական հպման համար, պետք է ունենան ջերմամեկուսացում, որի արտաքին ջերմաստիճանը չպետք է գերազանցի 700C-ը:
81. Ծխատարների կառուցվածքը, չափերը, հորիզոնական և ուղղաձիգ հատվածների թույլատրելի չափերը և նրանց ելքի մասի դիրքը շենքի տանիքում պետք է համապատասխանեն գազի սարքն արտադրող կազմակերպության հրահանգներին, ինչպես նաև հետևյալ պահանջներին`
1) ծխատարները պետք է կառուցված լինեն թթվակայուն ջրանթափանց նյութերից, անհրաժեշտ մեխանիկական ամրությամբ, որը բացառում է դրա ճկվածքը կամ քայքայումն արտաքին ուժերի կամ սեփական կշռի ազդեցության տակ.
2) ծխատարների անկյունների առավելագույն քանակը և հորիզոնական մասի առավելագույն երկարությունը պետք է համապատասխանի գազի սարքն արտադրող կազմակերպության հրահանգներին: Ծխատարների հորիզոնական մասի առավելագույն երկարությունը չպետք է գերազանցի 3,0 մ-ը` նոր կառուցվող շենքերում և 6, 0 մ-ը` կառուցված գազաֆիկացվող շենքերում.
3) ծխատարների հորիզոնական բոլոր հատվածները պետք է ունենան 0,01 թեքություն դեպի գազի սարքը:
82. Շենքերում տեղակայված կազմակերպությունների գազի սարքերի ծխաօդատար համակարգերը պետք է առանձնացված լինեն բնակարանների ծխաօդատար համակարգից:
83. Ծխատարների գլխամասերը պետք է բավարարեն հետևյալ պայմանները`
1) դրանց կառուցվածքը պետք է բացառի ծխատարի մեջ որևէ մարմնի ընկնելը (օրինակ` թռչունների, աղբի և այլն).
2) ունենան ծխատարի կտրվածքի մակերեսից առնվազն կրկնակի կտրվածքի մակերես.
3) գլխամասի կառուցվածքը պետք է արգելի ծխատարի մեջ մթնոլորտային տեղումների ներթափանցումը.
4) գլխամասի կառուցվածքը պետք է ապահովի ծխագազերի ազատ արտանետումը ցանկացած եղանակի պայմաններում, այդ թվում`ցանկացած ուժի և ուղղության քամու դեպքում.
5) քամու դիմհարի գոտում տեղակայված ծխատարների գլխամասերը պետք է բավարարեն նաև սույն գլխի 87-րդ կետի պահանջները:
84. Շենքի կոնստրուկցիայի մաս կազմող ծխատարներին առաջադրվող պահանջներն սահմանվում են շինարարական նորմատիվ ակտերով: Ծխաօդատարների կառուցման և հավաքակցման համար կիրառվող նյութերը պետք է ունենան բավարար մեխանիկական, ջերմային և կոռոզիոն կայունություն: Ծխատարների կտրվածքը պետք է լինի ոչ պակաս, քան սարքի ծխագազերի ելքի կտրվածքն է: Գազի սարքի ելքը ծխատարին միացնող խողովակի կտրվածքը պետք է հավասար լինի սարքի ելքի կտրվածքին: Ցանկացած տիպի ծխատարի (ծխաօդատարի) ելքը շենքի արտաքին մասի վրա պետք է լինի գետնի նիշից ոչ պակաս 2 մ բարձր:
85. Արգելվում է ծխատարի (ծխաօդատարի) անցկացումը բնակելի սենքերի միջով: Չջեռուցվող սենքերով խողովակների անցկացման դեպքում վերջիններս պետք է ջերմամեկուսացվեն:
86. Շենքի ներսով անցկացման դեպքում ծխաօդատարները և ծխատարները պետք է ունենան հերմետիկության բարձր աստիճան, իսկ գազի սարքերը պետք է լինեն «X» նշանով մակնշված: Չվկայագրված ծխաօդատարները և ծխատարները բնակելի սենքերով անցկացնելու դեպքում դրանք պետք է ենթարկված լինեն հերմետիկության փորձարկումների` 200 Պա ավելցուկային ճնշմամբ: Ոչ բնակելի սենքերով անցկացնելու դեպքում դրանք կարող են չենթարկվել հերմետիկության փորձարկումների, եթե աշխատում են նոսրացման տակ և անցնում են մշտապես օդափոխվող սենքերով: Ճնշման տակ աշխատող ծխաօդատարները և ծխատարները պետք է ենթարկվեն հերմետիկության փորձարկումների` անկախ դրանց տեղակայման վայրից: Նոսրացման տակ աշխատող ծխատարները կարող են չենթարկվել փորձարկումների ավելցուկային ճնշմամբ, եթե դրանց ելքերը գտնվում են քամու դիմհարի գոտուց դուրս:
87. Բնական քաշանքով աշխատող գազի սարքերի ծխատարների ելքերը պետք է գտնվեն քամու դիմհարի գոտուց դուրս: Քամու դիմհարի գոտին (որտեղ բարձրանում է քամու ճնշումը) բնութագրվում է հետևյալ կոորդինատներով`
1) ծխատարի ելքի հեռավորությունը պատնեշից պետք է լինի առնվազն 15 մ.
2) հորիզոնական հարթության վրա ծխատարի ելքի կտրվածքի հարթության կազմած անկյունը պատնեշի եզրերով անցնող հարթության նկատմամբ` 300 և ավելի.
3) ուղղաձիգ հարթության վրա ծխատարի ելքի կտրվածքի հարթության կազմած անկյունը պատնեշի վերին հորիզոնական հարթության նկատմամբ` 100 և ավելի:
88. Քամու դիմհարի գոտում գտնվող գազի սարքերի ծխատարերը, որոնք չունեն ծխագազերի ջերմաստիճանի հսկման և գազի անջատման ինքնաշխատ սարքեր, մինչև գազի սարքի փոխարինումը ծխագազերի ջերմաստիճանի հսկման ավտոմատիկա ունեցող գազի սարքերով, պետք է ծխատարների ելքերի վրա տեղակայվեն համապատասխան կառուցվածքի գլխամասեր (դեֆլեկտորներ) կամ լրացուցիչ սարքավորվեն ծխագազերի ջերմաստիճանի հսկման և գազի անջատման ինքնաշխատ սարքերով, որոնք պետք է մշտապես գտնվեն աշխատանքի մեջ:
89. Անկախ սույն գլխի 87-րդ կետի պայմանների կատարումից, եթե բնական քաշանքով գազի սարքերի ծխատարի ելքը գտնվում է քամու դիմհարի գոտում, ապա օգտագործողը պետք է դադարեցնի դրանց աշխատանքը քամու ժամանակ, որի մասին նա պետք է հրահանգավորված լինի գազի սարքերի սպասարկում իրականացնող կազմակերպության կողմից:
90. «Բ» տիպի գազի սարքերի ծխահեռացման խողովակները պետք է տեղակայվեն`
1) 0,5 մ տանիքից բարձր, եթե դրանք գտնվում են տանիքի գագաթնագծից 1,5 մ ոչ ավելի հեռավորության վրա (հորիզոնագծով հաշված).
2) տանիքի գագաթնագծի հետ նույն մակարդակի վրա, եթե դրանք գտնվում են տանիքի գագաթնագծից 1,5-3,0 մ հեռավորության վրա.
3) տանիքի գագաթնագծից ցածր, բայց գագաթնագծից դեպի հորիզոն 100-ի տակ անցկացրած գծից ոչ ցածր, եթե դրանք գտնվում են տանիքից 3 մ-ից ավելի հեռավորության վրա: Բոլոր դեպքերում խողովակի բարձրությունը տանիքի մոտակա հատվածի համեմատ պետք է լինի 0,5 մ-ից ոչ պակաս: Եթե ծխահեռացման խողովակի հարևանությամբ գտնվում են շենքի ինչ-որ ավելի բարձր մասեր, շինություններ կամ ծառեր, ապա գազի սարքերի ծխահեռացման համակարգի խողովակները պետք է տեղակայվեն քամու դիմհարի գոտուց բարձր:
15. «Բ1» ԵՎ «Բ11» ԵՆԹԱՏԻՊԻ ԳԱԶԻ ՍԱՐՔԵՐԻ ՈՒՂՂԱՁԻԳ ԾԽԱՏԱՐՆԵՐԸ
91. Ծխագազերի ջերմաստիճանի կամ ճնշման հսկման ինքնաշխատ սարքեր ունեցող «Բ» տիպի գազի սարքերի ուղղաձիգ ծխատարները պետք է բավարարեն նաև սույն ՏԿ-ի 14-րդ գլխի ընդհանուր պահանջները: Եթե ծխատարը նախատեսված է «թաց» ռեժիմով շահագործման համար (ինչը նշանակում է, որ ծխատարի ելքում ծխագազերի ջերմաստիճանը կարող է լինել ցողի կետից ցածր), ապա ծխագազերի խտուցքի հեռացման սարքվածքի առկայությունը պարտադիր է, և այն պետք է տեղակայվի ծխատարի ստորին մասում` սպասարկման համար հարմար տեղում: Խտուցքի հեռացման սարքվածքը և ծխատարի մաքրման անցքը կարող են համատեղված լինել մեկ սարքվածքի մեջ: «Թաց» ռեժիմով աշխատող (նախագծով նախատեսված է ծխատարի աշխատանքը «թաց ռեժիմով», ինչը նշանակում է, որ ծխատարի մեջ գտնվող ջրային գոլորշիները կարող են կոնդենսանալ ծխատարի ներսում) ծխատարի շենքի ներսում գտնվող մասը պետք է աշխատի պարտադիր «չոր» ռեժիմում, նույնիսկ ամենաանբարենպաստ կլիմայական պայմանների դեպքերում: Մինչև սույն ՏԿ-ն ուժի մեջ մտնելը` կառուցված ծխատարները, որոնք կառուցված են քիմիական տեսակետից թթուների և հիմքերի նկատմամբ ոչ բավարար կայունության նյութերով (սև մետաղ, ցինկապատ թիթեղ և այլն), շահագործման ընթացքում պետք է իրականացվի ծխատարի վիճակի պարբերական վերահսկողություն, որով կապահովվի ծխատարի վտանգավոր քայքայված մասերի պրոֆիլակտիկ զննումն ու փոխարինումը:
92. ԲԲՇ-երում տարբեր սեփականատերերի պատկանող գազի սարքերի համար մեկ ծխատարի օգտագործումն արգելվում է, եթե ծխատարը նախագծված և կառուցված չէ համատեղ օգտագործման համար: Թույլատրվում է մեկ բնակարանի սահմաններում մեկ սեփականատիրոջ պատկանող և միայն վերջինիս կողմից օգտագործվող երկու գազի սարքերի միացումը մեկ անհատական ծխատարի` հետևյալ պայմանների համատեղ բավարարման դեպքում`
1) երկու գազի սարքերն էլ «Բ11» ենթատիպի են (բնական քաշանքով, ծխագազերի ջերմաստիճանի հսկման սարքվածքով), գազի սարքերից մեկը նախատեսված է կարճատև ռեժիմով աշխատանքի համար.
2) ծխատարը հաշվարկված է երկու գազի սարքերի միաժամանակյա աշխատանքի համար` միջին հզորության ռեժիմում.
3) ծխատարի ելքը չի գտնվում մերձակա պատնեշի (շենք, շինություն, բլուր և այլն) քամու դիմհարի գոտում.
4) գազի սարքերի ելքերը միացված են ընդհանուր ծխատարին, ոչ պակաս 30 սմ հեռավորությամբ:
93. Եթե գազի սարքի տեղակայման վերաբերյալ արտադրող կազմակերպության հրահանգով չի սահմանված ծխատարի տեղակայման վերաբերյալ պահանջներ, ապա պետք է կատարվեն հետևյալ պահանջները`
1) ծխատարի հորիզոնական մասի երկարությունը չպետք է գերազանցի ուղղաձիգ հատվածի 0.25 մասին.
2) ծխատարի ուղղաձիգ մասի երկարությունը պետք է լինի 3 մ-ից ոչ պակաս, և լրացուցիչ 0.5 մ` ծխատարի յուրաքանչյուր 90 աստիճան թեքման համար:
94. «Բ» տիպի գազի սարքի (ուղղահոս ջրատաքացուցիչների) միացումը ծխահեռացման ուղիներին կատարվում է մետաղյա խողովակներով: Խողովակի ուղղահայաց հատվածի երկարությունը ծխահեռացման խողովակաոստի ստորին մասից մինչև հորիզոնական հատվածի առանցքը պետք է կազմի առնվազն 0,5 մ: Մինչև 2,7 մ բարձրությամբ սենքերի համար քաշանքի կայունարարով սարքերի համար թույլատրվում է ուղղահայաց հատվածի երկարության նվազեցում մինչև 0,25 մ, իսկ առանց քաշանքի կայունարարի` 0,15 մ: Գազի սարքի միացումը ծխահեռացման անցուղու ուղղաձիգ հատվածին պետք է կատարվի այնպես, որ ծխահեռացման անցուղուն գազի սարքի միացման խողովակի ներանցման տեղից ցածր պահպանվի առնվազն 25 սմ խորությամբ «գրպան»` մաքրման համար:
16. «Ց» ՏԻՊԻ ԵՎ «Բ13», «Բ22», «Բ23» ԵՆԹԱՏԻՊԵՐԻ ԳԱԶԻ ՍԱՐՔԵՐԻ ՀՈՐԻԶՈՆԱԿԱՆ ԾԽԱՏԱՐՆԵՐԸ (ԾԽԱՕԴԱՏԱՐՆԵՐԸ)
95. Սույն ՏԿ-ի սույն գլուխով սահմանվում են «Բ13», «Բ22», «Բ23» ենթատիպերի և«Ց» տիպի մինչև 50 կՎտ հզորության գազի սարքերի համառանցքային հորիզոնական ծխաօդատարների կամ ծխատարների (այսուհետ` ծխաօդատարներ) ելքը ԲԲՇ-ի արտաքին պատի (ճակատի) վրա դուրս հանվող ծխաօդատարների տեղակայման պայմանները` ելնելով սարքի անվտանգության ապահովման, ինչպես նաև մարդկանց գտնվելու վայրերում արտաքին մթնոլորտային օդի մեջ այրման վնասակար արգասիքների կոնցենտրացիայի` ՀՀ կառավարության 2006 թվականի փետրվարի 2-ի «Բնակավայրերում մթնոլորտային օդն աղտոտող նյութերի սահմանային թույլատրելի կոնցենտրացիանների (կոնցենտրացիաների -ՍԹԿ) նորմատիվները հաստատելու մասին» N 160-Ն որոշման N 1 հավելվածով սահմանված սահմանային թույլատրելի կոնցենտրացիանները չգերազանցելու պայմանից: Այրման արգասիքների հեռացման այս եղանակը կիրառվում է, եթե այլ եղանակներ տեխնիկապես իրագործելի չեն: Հորիզոնական ծխաօդատարները կարող են միացվել նաև կոլեկտիվ ծխատարներին (միացման սխեմաները նշված են նկար 10-ում և նկար 11-ում): Ծխաօդատարների միացման այս սխեմաների դեպքում կոլեկտիվ ծխատարների հուսալի և անվտանգ աշխատանքն ապահովելու նպատակով դրանք պետք է պատրաստվեն չժանգոտվող պողպատից: «Ց11» ենթատիպի մինչև 7 կՎտ հզորության ջեռուցիչների, ինչպես նաև մինչև 28 կՎտ հզորության կարճատև գործողության հոսքային ջրատաքացուցիչների կիրառման դեպքում շենքի ճակատի վրա ծխաօդատարների ելքի տեղակայման տեղի համար արտանետումների տեսակետից սահմանափակումներ չեն սահմանվում: Գազի սարքի հզորությունը 50 կՎտ-ն գերազանցելու դեպքերում գազի սարքի տեղակայման պայմանները պետք է որոշվեն նախագծով:
96. Սույն գլխի պահանջները տարածվում են միայն բնակարանները տարբեր սեփականատերերի պատկանող ԲԲՇ-երի վրա: Եթե շենքն առանձնացված է` շենքի լուսանցիկ հեռավորությունը այլ բնակելի կառույցներից կազմում է ոչ պակաս շենքի կամ կառույցի բարձրությունից (որը ավելի մեծ է), պատկանում է մեկ սեփականատիրոջ և այնտեղ բնակվում է միայն սեփականատերը, ապա նա իրավունք ունի իր ընտրությամբ որոշելու ծխաօդատարների ելքի տեղակայման տեղը:
97. Ծխաօդատարները և նրանց միացման հանգույցները հանդիսանում են գազի սարքի բաղկացուցիչ մասը և պետք է լրակազմված լինեն գազի սարքն արտադրող կազմակերպության կողմից: Արգելվում է ոչ լրակազմ հանգույցների կիրառումը ծխաօդատար համակարգի հավաքակցման համար:
98. Սույն գլխի պահանջների համաձայն կառուցվող ծխաօդատարները պետք է նախագծվեն և կառուցվեն այնպես, որ դրանք շահագործվեն բացառապես «չոր» ռեժիմում: Շահագործման ընթացքում դրանց արտաքին և ներքին մակերևույթների վրա խտուցք չպետք է առաջանա:
99. Գազի սարքի ծխաօդատարի արտանցումը միշտ պետք է լինի շենքի արտաքին պատի մակերևույթից դուրս: Ծայրապանակի երկարացում (օրինակ, ծխաօդատարի անբավարար երկարության դեպքում) պետք է իրականացված լինի միայն գազի սարքերն արտադրող կազմակերպության համաձայնությամբ` գազի սարքի հզորության նվազեցման պայմանով:
100. Օդի ներծծում և արտածում չի թույլատրվում իրականացնել`
1) անցուղիներում և նրբանցքներում.
2) նեղ (մեծամասամբ ոչ անցումային) փողոցներում, որտեղ օդափոխության պայմանները դժվարացած են, կամ էլ շենքերի վերին մասերում, որտեղ օդափոխությունը և այրման արգասիքների ցրումը կարող են դժվարացնել զանազան խոչընդոտները, պատշգամբները, ելուստները, ջրհորդանները և այլն.
3) շենքերի բակային ճակատների անկյունների մոտ, որտեղ չկան այրման արգասիքների ցրման կամ օդի ներծծման համար բավարար պայմաններ.
4) օդափոխության հորաններում և լուսավորության որմնաբացվածքներում.
5) լոջիաներում, պատշգամբներում, սրահներում.
6) պայթյունավտանգ շինություններում կամ այն տեղերի մոտակայքում, որտեղ հավաքվում, արտադրվում կամ էլ կարող են հայտնվել դյուրավառ և պայթյունավտանգ նյութեր.
7) գետնի մակերևույթից նվազագույնը 0.3 մ հեռավորության վրա կամ էլ հորիզոնական քիվից նվազագույնը 0.3 մ բարձրության վրա (այն չափվում է արտանցման ստորին ծայրից): Եթե օդի մատուցման կամ այրման արգասիքների հեռացման համար օդամուղ ունեցող խողովակի ելքը գտնվում է հանրությանը մատչելի տարածքում, ապա այն պետք է լինի ոչ պակաս 2 մ բարձրության վրա.
8) իրար դեմ գտնվող շենքերի ճակատների վրա (թաղամասի ներսում, նեղ փողոցներում), եթե շենքերի հեռավորությունը փոքր է շենքերի միջին բարձրությունից: Եթե տվյալ հեռավորությունը փոքր է երկու շենքերի միջին բարձրությունից, ապա արտանցումը հնարավոր է տեղադրել միայն երրորդ հարկից սկսած` հաշված գետնի մակերևույթից:
101. Սույն գլխի 100-րդ կետում նշված չափերը հնարավոր է նվազեցնել կամ ավելացնել` կախված գազի սարքերի անվանական ջերմային արտադրողականությունից:
102. Գազի սարքերի յուրաքանչյուր տեղադրում նախագծային փաստաթղթերի մեջ պետք է լրացվի ծխաօդատարի ելքերի պաշտպանման գոտիների նշանակմամբ: Նշված սխեմայով պետք է հնարավոր լինի տեսնել դրանց դիրքը մյուս ելքերի, պատուհանների, դռների, որմնաբացվածքների և այլնի նկատմամբ:
103. Գազի սարքերի ծխատարների ելքերի (արտանցումների) տեղակայման հատուկ դեպքերն են`
1) շենքի այրվող նյութերով կառուցված մասերից հեռավորությունները`
ա. այրման արգասիքները հեռացնող սարքվածքների հեռավորությունը շենքի այրվող նյութերով կառուցված մասերից պետք է լինի ոչ պակաս 10 սմ, որը պետք է ապահովվի պահանգների միջոցով: Միջանկյալ տարածքը պետք է լցվի չայրվող և չձևախախտվող, ցածր ջերմահաղորդականության շինարարական նյութերով,
բ. նախորդում տրված հեռավորությունը պարտադիր չէ, եթե սարքի անվանական հզորության դեպքում շենքի այրվող նյութերով կառուցված մասերի ջերմաստիճանը չի գերազանցի 850C.
2) հեռավորությունը ելքից մինչև շենքի այրվող նյութերով կառուցված ցցուն մասերը`
ա. հեռավորությունը դեպի վերև` 1.5 մ: Եթե դրանք այրվելուց պաշտպանված են օդային տարածքով և չայրվող շինարարական նյութերով, ապա հեռավորությունը կարելի է նվազեցնել մինչև 0.5 մ,
բ. հորիզոնական հեռավորությունը և դեպի ներքև հեռավորությունը` 0.5 մ,
գ. շենքի դիմացի մասերից` 1.0 մ.
3) պաշտպանություն կողմնակի վնասվածքներից: Եթե ելքը տեղակայված է հանրությանը մատչելի տարածքում 2.0 մ և պակաս բարձրության վրա, որտեղ հնարավոր է դրան վնասվածք պատճառվել, ապա այն պետք է ունենա ամուր, հարվածի նկատմամբ կայուն պաշտպանիչ մաս.
4) հեղուկ կամ գազային վառելիքալցակայաններին մոտ գտնվող ելքեր`
ա. ելքի հորիզոնական հեռավորությունը վառելիքի զետեղարաններից և լցավորման սյուներից պետք է լինի ոչ պակաս 5.0 մ,
բ. եթե ելքը գտնվում է 3.0 մ և ավելի բարձրության վրա, ապա նշված հեռավորությունը կարելի է նվազեցնել հրդեհային անվտանգության հսկողության մարմինների համաձայնությամբ:
104. Օդի հարկադրական մատուցմամբ այրիչներով կամ այրման արգասիքների հարկադրական արտանցումով «Բ» և «Ց» տիպի մինչև 25 կՎտ հզորության գազի սարքերի ելքերի տարբերակները և նրանց նկատմամբ հիմնական պահանջներն են`
1) պաշտպանման գոտին հարթ ճակատի վրա միակ ելքի դեպքում, որի տեղակայման չափերը ցույց են տրված N 1 նկարում, որտեղ արտանցման ուղղաձիգ առանցքից` a=0.5 մ լայնությամբ, b =1.0 մ շառավղով, c= 5.0 մ բարձրությամբ: Եթե ելքի հորիզոնական առանցքը գտնվում է պատուհանի կարանի վերևի ծայրից 0.3 մ կամ ավելի d հեռավորության վրա, ապա b շառավղով ստեղծված գոտին չպետք է գտնվի որմնաբացվածքների մակերևույթի վրա: Եթե d հեռավորությունը պատուհանի վերին կարանից 0.3 մ-ից փոքր է, ապա b շառավղով սահմանափակված գոտին կարող է գտնվել պատուհանների և դռների մակերևույթի վրա, սակայն ոչ ավելի, քան արտանցումից a հեռավորության վրա: Ստեղծված գոտիները (բացառությամբ սույն կետի 2-րդ ենթակետում ցույց տրված դեպքի) չպետք է ներառեն այն տեղերը, որտեղ ենթադրվում է մարդկանց գտնվելը, օրինակ` պատշգամբները, լոջիաները և այլն.
ðծխաօդատարի ելք
Նկար 1. Պաշտպանման գոտին հարթ ճակատի վրա` միակ ելքի դեպքում
2) պաշտպանման գոտին հարթ ճակատի վրա համատեղ ելքերի դեպքում, որի տեղակայման չափերը ցույց է տրված N 2 նկարում:
ðծխաօդատարի ելք
Նկար 2. Պաշտպանման գոտին հարթ ճակատի վրա` համատեղ ելքերի դեպքում
Հեռավորությունը հարթ ճակատի վրա ելքերի հորիզոնական համատեղ տեղադրման դեպքում a =1.5 մ, g = 5.0 մ, c = 5.0 մ: Եթե g հեռավորությունը ավելի փոքր է, քան 5 մ-ը, տեղի է ունենում գոտիների վրածածկ: Ընդհանուր շրջակա մակերեսը (գոտին) պետք է պահպանվի: Օրինակ` g հեռավորությունը 4 մ-ով փոքրանալու դեպքում սահմանված a հեռավորությունը երկու կողմերում էլ ավելացվում է 0.5 մ-ով.
3) պաշտպանման գոտին հարթ ճակատի վրա, երբ ելքերը փոխադարձաբար տեղակայված են հորիզոնական և ուղղաձիգ ուղղություններով: Այս դեպքում (տես նկար 3) a0 հեռավորությունը հավասարվում է X=1.0 մ, a0=1.2 մ, a=0.5 մ, X=2.0 մ, a0 =1.0 մ, d < 0.3 մ, X=3.0 մ, a0=0.75 մ, X=4.0 մ, a0=0.6 մ, X=5.0 մ, a0 =0.5 մ: Եթե X-ը փոքր, 1.0 մ-ից, ապա գործում են 2-րդ ենթակետի նորմերը.
ðծխաօդատարի ելք
|
Նկար 3. |
Պաշտպանման գոտին հարթ ճակատի վրա, երբ ելքերը փոխադարձաբար տեղակայված են հորիզոնական և ուղղաձիգ ուղղություններով |
Ելքերի նվազագույն հեռավորությունը հարթ ճակատի վրա ուղղաձիգ և հորիզոնական ուղղությամբ տեղադրվելու դեպքում a=0.5 մ, b=1.0 մ, c=5.0 մ.
4) պաշտպանման գոտին հարթ ճակատի վրա, ելքերի համատեղ հարթ ճակատի վրա ուղղաձիգ տեղադրման դեպքում`
Համատեղ ելքերը հարթ ճակատի վրա ուղղաձիգ տեղադրման դեպքում ցույց են տրված N 4 նկարում: Ելքերի նվազագույն հեռավորությունը հարթ ճակատի վրա ուղղաձիգ տեղադրվելու դեպքում a2 =0.5 մ, b=1.0 մ, c=5.0 մ: Երբ x=5.0 մ, a1 =0.5 մ, x=4.0 մ, a1=0.6 մ, x=3.0 մ, a1=0.75 մ, x=2.0 մ, a1=1.0 մ, x=1.0 մ, a1=1.1 մ x-ը 1.0 մ-ից փոքր հեռավորությունների դեպքում գազի սարքերի հզորությունները գումարվում են, և այն չպետք է գերազանցի 50 կՎտ-ը, իսկ a հեռավորությունը երկու արտանցումների համար որոշվում է սույն ՏԿ-ի 107-րդ կետի համաձայն.
ðծխաօդատարի ելք
| Նկար 4. | Պաշտպանման գոտին հարթ ճակատի վրա` ելքերի համատեղ հարթ ճակատի վրա ուղղաձիգ տեղադրման դեպքում |
5) պաշտպանման գոտին հարթ ճակատի վրա լայնական ճակատի մոտակայքում առանձին ելքի դեպքում: Ելքը հարթ ճակատի վրա լայնական ճակատի հարևանությամբ որմնաբացվածքների դեպքում, որոնք ունեն f=0,5 մ և ավելի լայնություն, պատկերված է N 5 նկարում:
ðծխաօդատարի ելք
| Նկար 5. | Պաշտպանման գոտին հարթ ճակատի վրա` լայնական ճակատի մոտակայքում առանձին ելքի դեպքում |
Հարթ ճակատի արտանցումից նվազագույն հեռավորության վրա` ընդլայնական ճակատի հետ հարևանությամբ, որի մեջ գտնվում են որմնաբացվածքները` a=0.5 մ, b=1.0 մ, c=5.0 մ, e=2.5 մ, f=0.5 մ: Եթե հարևան ընդլայնական ճակատի վրա որմնաբացվածքներ չկան, ապա հնարավոր է e հեռավորությունը նվազեցնել մինչև 1 մ: Երբ f հեռավորությունը փոքր է 0.5 մ-ից, հեռավորություններն այնպիսին են, ինչպես և հարթ ճակատի վրա` արտանցման դեպքում.
6) պաշտպանման գոտին ելուստներով ճակատի վրա առանձին ելքի դեպքում: Առանձին ելք ելուստներով ճակատի վրա ցույց է տրված N 6 նկարում: Ելուստներով ճակատի վրա առանձին ելքի նվազագույն հեռավորություններն են` a=0.75 մ, b=1.0 մ, c= 5.0 մ:
ðծխաօդատարի ելք
| Նկար 6. | Պաշտպանման գոտին ելուստներով ճակատի վրա` առանձին ելքի դեպքում |
Եթե ճակատի ելուստը (ելուստի հաստությունը) 0.5 մ-ից փոքր է, ապա նվազագույն հեռավորություններն են` a= 0.5 մ, b=1.0 մ, c=5.0 մ.
7) պաշտպանման գոտին ելուստներով ճակատի վրա համատեղ ելքերի վրա հորիզոնական տեղադրման դեպքում`
Համատեղ ելքերը ելուստներով ճակատի վրա հորիզոնական տեղադրման դեպքում ցույց են տրված N 7 նկարում: Նվազագույն հեռավորությունը համատեղ ելքերով ելուստներով ճակատի վրա հորիզոնական տեղադրման դեպքում a= 2.0 մ, c=5.0 մ, g=5.0 մ:
ðծխաօդատարի ելք
| Նկար 7. | Պաշտպանման գոտին ելուստներով ճակատի վրա` ելքերի համատեղ հորիզոնական տեղադրման դեպքում |
Եթե g հեռավորությունը ելուստների միջև 5.0 մ-ից փոքր է, ապա գոտիների վրածածկ է տեղի ունենում: Ընդհանուր շրջակա մակերևույթը (գոտին) պետք է պահպանվի: Օրինակ` g հեռավորությունը 4.0 մ-ով փոքրացնելու դեպքում a-ն մեծանում է 0.5 մ-ով երկու կողմից էլ: Եթե ճակատի ելուստը (ելուստի հաստությունը) 0.5 մ-ից պակաս է, ապա նվազագույն հեռավորությունները հավասար են հարթ ճակատի համար հեռավորություններին` 2-րդ ենթակետի համաձայն.
8) հորիզոնական տեղադրման դեպքում համատեղ ելք ելուստներով ճակատի և ընդլայնական ճակատի առկայությամբ. ելքերը ելուստներով ճակատի և ընդլայնական ճակատի միջև հորիզոնական տեղադրման դեպքում տեղադրվում են 5-րդ ենթակետում ցույց տրված սկզբունքների համաձայն.
9) եթե ճակատի վրա գտնվում են բաց և փակ պատշգամբներ և այլ մասեր, բաց կամ փակ ճաղաշարերով, ապա ելքը չպետք է գտնվի 1.5 մ-ից փոքր հեռավորության վրա պատշգամբի, լոջիայի և այլնի ծայրից և պատշգամբի, լոջիայի և այլնի հատակի մակարդակից ավելի ցածր` 5.0 մ-ից ավելի փոքր հեռավորության վրա կամ 2.5 մ այդ մակարդակից վերև հեռավորության վրա (տես նկար 8):
ðծխաօդատարի ելք
| Նկար 8. | Պաշտպանման գոտին շենքի ճակատի վրա, երբ շենքի ճակատի վրա գտնվում են բաց և փակ պատշգամբներ և այլ մասեր` բաց կամ փակ ճաղաշարերով |
105. Մինչև 7 կՎտ անվանական ջերմային հզորությամբ գազի սարքերի ելքերի վերաբերյալ (մթնոլորտային այրիչով և այրման արգասիքների բնական արտամղմամբ) հիմնական տեխնիկական պահանջներն են`
1) ելքերի տեղադրման դեպքում պետք է պահպանվի նրանց միջև հեռավորությունն առնվազն. 2.0 մ հորիզոնական ուղղությամբ, 2.5 մ ուղղաձիգ ուղղությամբ.
2) ելքը հնարավոր է տեղադրել պատուհանի բացվող մասի ներքևի ծայրի տակ (քիվապատ) ուղղաձիգ ուղղությամբ նվազագույնը 0.3 մ հեռավորության վրա.
3) ելքերը գետնի մակերևույթից ցածր տեղերում պետք է լինեն առնվազն 0.5 մx1.0 մ չափսերով հորանի մեջ, որը պետք է վերջանա արտաքին տարածքում: Եթե հորանը փակ է վանդակով, ապա բաց անցամասն իր կտրվածքով պետք է լինի հորիզոնական կտրվածքի 70 տոկոսից ոչ փոքր: Ելքը չպետք է տեղադրված լինի 4.0 մ-ից ավելի ցածր հորանի վերին ծայրից և ոչ պակաս, քան 0.3 մ դրա հատակից վերև: Հորանի հատակը պետք է ջրազրկվի, դրան պետք է ապահովվի մատչելիություն` հսկողության համար, որպեսզի խոչընդոտներ չառաջանան այրման արգասիքների հեռացման կամ էլ օդի մատակարարման համար, օրինակ` անմաքրությունների կուտակման, թափված տերևների և այլնի համար: Հորանի մեջ չպետք է լինեն բաց կամ բացվող որմնաբացվածքներ: Մեկ հորանում կարող է տեղադրվել միայն մեկ սարքի ելք:
106. Արտանցումների տեղակայման հատուկ դեպքերը, որոնք ցույց չեն տրված այս գլխում, դիտարկվում են առանձին արտանցումների սկզբունքների կիրառմամբ սույն ՏԿ-ի 99-րդ կետին համապատասխան:
107. 50 կՎտ-ից փոքր անվանական ջերմային հզորությամբ գազի սարքերի` սույն գլխի 104-րդ կետում նշված հեռավորությունները տրված են 25 կՎտ անվանական հզորության գազի սարքերի համար: Այլ հզորության գազի սարքերի կիրառման դեպքերում հեռավորությունները մեծացվում (փոքրացվում) են գծային եղանակով` ըստ N 9 նկարում նշված դիագրամի:
Օրինակներ`
Հետևյալ անվանական հզորությամբ գազի սարքերի ելքերի համար`
1) 25 կՎտ, գործում են սույն ՏԿ-ի 104-րդ կետում նշված հեռավորությունների մեծությունները.
2) 7 կՎտ և ավելի փոքր հեռավորություններ, սույն ՏԿ-ի 104-րդ կետում նշվածները նվազեցնել մինչև 45 տոկոսը.
3) 10 կՎտ, հնարավոր հեռավորությունները, որոնք նշված են սույն ՏԿ-ի 104-րդ կետում փոքրացնել մինչև մոտավորապես 54 տոկոսը.
4) 20 կՎտ, հնարավոր հեռավորությունները, որոնք նշված են սույն ՏԿ-ի 104-րդ կետում փոքրացնել մինչև մոտավորապես 84 տոկոսը.
5) 40 կՎտ, հնարավոր հեռավորությունները, որոնք նշված են սույն ՏԿ-ի 104-րդ կետում մեծացնել մինչև մոտավորապես 146 տոկոսը.
6) 50 կՎտ հնարավոր հեռավորությունները, որոնք նշված են սույն ՏԿ-ի 104-րդ կետում մեծացնել մինչև մոտավորապես 176 տոկոսը:
| Նկար 9. | 50 կՎտ-ից փոքր անվանական ջերմային հզորությամբ գազի սարքերից ելուստների հեռավորության նվազեցման կամ մեծացման դիագրամ |
17. «Ց» ՏԻՊԻ ԳԱԶԻ ՍԱՐՔԵՐԻ ԵՎ «Բ13», «Բ22», «Բ23» ԵՆԹԱՏԻՊԵՐԻ ԳԱԶԻ ՍԱՐՔԵՐԻ ՈՒՂՂԱՁԻԳ ԾԽԱՏԱՐՆԵՐԸ (ԾԽԱՕԴԱՏԱՐՆԵՐԸ)
108. Այրման բաց խցով «Բ13», «Բ22», «Բ23» ենթատիպի գազի սարքերի ուղղաձիգ ծխատարները և այրման փակ խցով «Ց» տիպի գազի սարքերի ուղղաձիգ ծխաօդատարները (ծխատարները) պետք է բավարարեն սույն ՏԿ-ի 14-րդ գլխի ընդհանուր պահանջները և սույն գլխի պահանջները:
109. Ծխատար և ծխաօդատար համակարգերը պետք է նախագծվեն և կառուցվեն հետևյալ պահանջների ապահովմամբ`
1) բոլոր թվարկված գազի սարքերի ծխատարները կամ ծխաօդատարները պետք է հաշվարկվեն և կառուցվեն «չոր» ռեժիմում աշխատելու պայմանով և պետք է բացառված լինի կոնդենսացիան դրանց ներքին կամ արտաքին մակերևույթների վրա.
2) «Բ13» ենթատիպի գազի սարքի ծխատարի ելքը պետք է գտնվի առավելապես քամու դիմհարի գոտուց դուրս (այլ կառույցի և տվյալ շենքի տանիքի): Եթե նշված պահանջը տեխնիկապես իրագործելի չէ, ապա սարքը կամ գազասպառման համակարգը պետք է ունենա մեթանի կոնցենտրացիայի վերահսկման ինքնաշխատ համակարգ.
3) ծխատարները և ծխաօդատարները շենքի ներսում պետք է լինեն հերմետիկ և չպետք է անցնեն ննջարաններով, սանհանգույցներով կամ այլ սեփականատարներին պատկանող որևէ տարածքներով.
4) համակցված համաառանցքային ծխաօդատարի կիրառման դեպքում օդի մատուցման փողանցքը պետք է ունենա 5 հարկ և բարձր շենքերում` ոչ պակաս 90 րոպե կրակակայունության սահման, և ոչ պակաս 30 րոպե` 4 հարկից ցածր շենքերում: Առանձնացված ծխաօդատարի կիրառման դեպքում փողանցքներից յուրաքանչյուրը պետք է ունենա 5 հարկ և բարձր շենքերում` ոչ պակաս 90 րոպե կրակակայունության սահման, և ոչ պակաս 30 րոպե` 4 հարկից ցածր շենքերում.
5) ծխատարները և ծխաօդատարների համար կիրառվող նյութերը պետք է լինեն հրակայուն և կրակակայուն, կայուն լինեն կոռոզիայի նկատմամբ.
6) համակցված ծխաօդատարների գլխամասը պետք է ունենա այնպիսի կառուցվածք, որ այրման արգասիքները չներծծվեն օդի փողանցք և քամու ճնշումը լինի օդի մատուցման և այրման արգասիքների հեռացման փողանցքների վրա ճնշումից ոչ ավելի:
110. Ճնշման տակ աշխատող «Բ13», «Բ22», «Բ23» ենթատիպի գազի սարքերի այրման արգասիքների ուղու` սենքում գտնվող հատվածը պետք է փորձարկված լինի 200 Պա ճնշմամբ (թույլատրելի կորուստը` 0.006 լիտր/(վրկ.մ2) կամ գտնվի սենքից մեկուսացված անընդհատ օդափոխվող անցուղում: Սույն պահանջը տարածվում է նաև սենքի միջով անցնող «Ց» տիպի գազի սարքի ծխաօդատարների վրա: Շենքի արտաքին մասում տեղակայվող ծխաօդատարները պետք է ունենան նույն հերմետիկությունը և ամբողջ երկարությամբ և ծավալով օդափոխվեն արտաքին օդով կամ այրման համար տրվող օդով:
Նկար 10. Համառանցք ծխաօդատարի միացումը կոլեկտիվ ծխատարին
Նկար 11. Առանձնացված ծխատարի միացումը կոլեկտիվ ծխատարին
|
Հայաստանի Հանրապետության կառավարության աշխատակազմի ղեկավար |
Դ. Սարգսյան |